How-to:DataRobotでデータを分析する¶
This walkthrough demonstrates how to upload a dataset, trigger DataRobot's Exploratory Data Analysis (EDA) process, and start assessing the data in DataRobot The steps outlined here provide the foundation for more advanced processes (such as generating and comparing predictive models, performing regression target predictions, etc.) covered in other walkthroughs in this section.
Learn more about EDA
For a deeper dive into DataRobot's EDA capabilities, see EDA insights.
ダウンロードするアセット¶
To prepare a dataset for analysis, download it locally so that it can be uploaded to DataRobot by clicking the button below. Note that other walkthroughs in this section may require a different dataset, so be sure to download the correct one when following a different guide.
ユースケースの作成¶
Use Cases are folder-like containers inside of DataRobot Workbench that group everything related to solving a specific business problem—datasets, models, experiments, applications, and notebooks—inside of a single, manageable entity. You can either share individual Use Case assets or the entire Use Case itself with other user accounts.
新しいユースケースを作成するには:
- Log in to DataRobot and click Workbench to access the Use Case directory.
-
Click + Create Use Case. Enter a name for the Use Case and click the checkmark.
DataRobot automatically opens the new Use Case, showing the Use Case assets tile. From here, the Use Case is ready for data to be uploaded.
For additional information on Use Cases, see Use Cases.
Import the dataset¶
Begin by importing the dataset from the Use Case assets tile:
-
Locate the Predictive AI tile and click Data to access the Data assets tile. This tile contains all of the data that has been uploaded to the Use Case.
-
ファイルをアップロードをクリックします。
-
Locate the
StackOverflow.csvfile and click Open.
Depending on the size of the dataset, it will take a few moments to register after uploading. The progress is shown in the Data assets tile underneath the name of the uploaded dataset.
Once the dataset is fully registered, click it to view the results of Exploratory Data Analysis (EDA).
Analyze the data¶
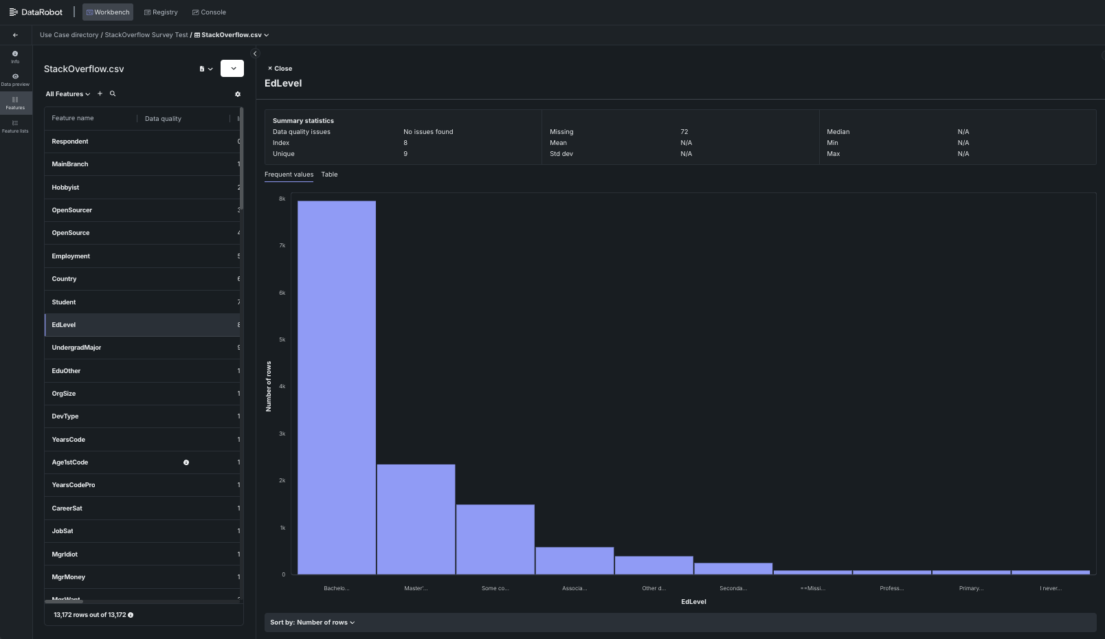
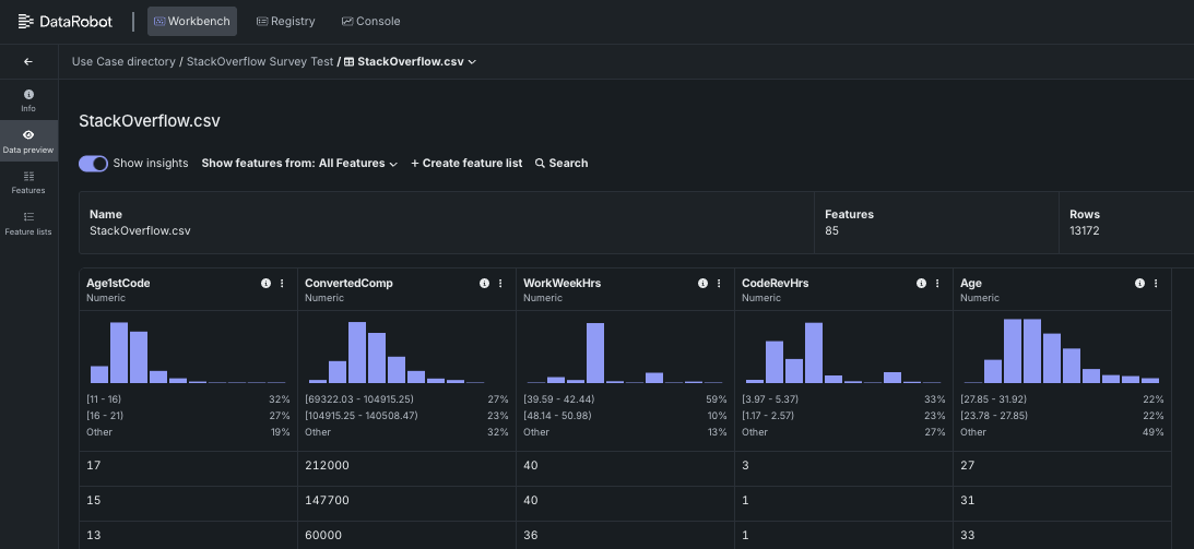
Each row in the table shown represents a survey response and each column represents that person's answers. Clicking the Show summary button (indicated below) displays the Data Quality Assessment Summary.
From here, DataRobot provides a wide variety of details to provide a comprehensive overview of the data. The following sections provide a brief summary of several important features, but you should click through all the various tabs and fields to see everything DataRobot has to offer.
For more details on data analysis, see Analyze data insights.
View a histogram of a feature¶
As depicted in the screenshot provided in the previous section, the Data preview tab displays a small histogram plot for each feature in the dataset. Clicking the histogram opens a view that shows additional details about the feature, as well as a larger version of the plot.
As shown above, the Summary statistics area provides valuable insight into the feature data itself, including an assessment of whether the data has any issues. The histogram shows the distribution of the data on a per-education level basis, as the EdLevel feature is selected. From this view, it is clear that the majority of responses contained in the dataset are from individuals with a Bachelor's degree or higher. (For more details on data quality issues, see [#identify-data-quality-issues] later in this walkthrough.)
The histogram can be toggled to show a table with more details about each category in the feature by clicking the Table button (indicated below).
An even larger version of the histogram can be viewed by clicking the Go to feature button. This opens the feature in the Features tile.
From here, all the features available in the dataset can be viewed by selecting the desired feature from the list provided in the left-hand pane.
Identify data quality issues¶
DataRobot performs several functions automatically, including highlighting potential issues with the data. Data quality issues can be isolated by clicking the Show details button.
The Show only features with data quality issues button isolates the features that have potential problems, allowing you to focus specifically on attempting to resolve them.
In this case, the remaining columns in the table contain data outliers, or data points that are significantly different from the rest of the data. Outliers can result in models that are not representative of the data, as they are not representative of the average population. Other examples of data quality issues include target leakage, inliers, and missing values. For additional details on data quality issues, see Data quality checks.
次のステップ¶
Now that the data has been added and analyzed, proceed to one of the other tutorials in this section to learn how to build a model, as well as how to evaluate and deploy it.









