January 2024¶
January 24, 2024
With the latest deployment, DataRobot's AI Platform delivered the new GA and preview features listed below. From the release center, you can also access:
January release¶
The following table lists each new feature:
Features grouped by capability
GA¶
Save Workbench experiment progress prior to modeling¶
When creating Workbench experiments, you can now save your progress as a draft, navigate away from the experiment setup page, and return to the setup later. Draft status is indicated in the Use Case’s home page.

Coefficients insight now available in Workbench¶
The Coefficients insight, which indicates the relative effects of the 30 most important features, is now available in Workbench for predictive and forecasting projects. Coefficients are available for linear and logistic regression models in all experiment types.
Batch monitoring for deployment predictions¶
Now generally available, you can view monitoring statistics organized by batch, instead of by time. With batch-enabled deployments, you can access the Predictions > Batch Management tab, where you can create and manage batches. You can then add predictions to those batches and view service health, data drift, accuracy, and custom metric statistics by batch in your deployment. To create batches and assign predictions to a batch, you can use the UI or the API. In addition, each time a batch prediction or scheduled batch prediction job runs, a batch is created automatically, and every prediction from the job is added to that batch.

Notebook terminals now GA¶
Now generally available, you can access terminals integrated into DataRobot Notebooks. While Notebooks already provide the possibility to run code, an integrated terminal allows you to execute commands to run scripts or install packages within DataRobot. The terminal is accessed directly from a notebook by selecting the terminal icon in the side panel. You can run multiple terminal windows for one notebook. Terminal windows only last for the duration of the notebook session and they will not persist when you access the notebook at a later time.

New Spark version for improved performance¶
This release upgrades the Spark version used for Feature Discovery and Spark SQL to Spark 3.4.1.
Updated user settings interface¶
As part of DataRobot NextGen, DataRobot has updated the interface for user settings, including data connection and developer tools pages. Some settings have been renamed and the configuration pages have been repainted. To view the updated settings, select your user icon and browse the settings in the menu.

Preview¶
File ingest limit raised to 20GB¶
To provide better modeling scalability, DataRobot introduces the ability for SaaS users to ingest up to 20GB of training data. This feature is not available in the DataRobot trial. See the considerations that are applicable when working with 20GB of training data.
Feature flag OFF by default: Enable 20GB Scaleup Modeling Optimization
Connect to Databricks data dictionaries¶
When connecting to Databricks in Workbench, you can now integrate with your data dictionary using the Description column in your datasets. To display this column in DataRobot, add and populate a Description column to your source data in Databricks.

GPU support now available in Workbench¶
In additional automation settings, you can now enable GPU workers for Workbench experiments that include text and/or images and require deep learning models. Training on GPUs speeds up training time. DataRobot detects blueprints that contain certain tasks and, when detected, includes GPU-supported blueprints both in Autopilot and in the blueprint repository.

Preview documentation.
Feature flag OFF by default: Enable GPU Workers
Word Cloud now available in Workbench¶
Word Cloud, a text-based insight for classification and regression projects, is now available as preview in Workbench. It displays up to 200 of the most impactful words and short phrases, helping to understand the correlation of a word to the target. When viewing the Word Cloud, you can view individual word details, filter the display, and export the insight.

Feature flag ON by default: Word Cloud in Workbench
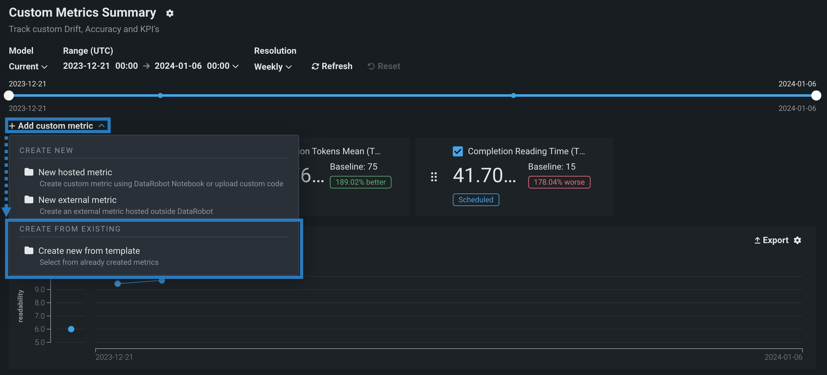
Custom metric gallery in NextGen¶
In the NextGen Console, on a deployment's Custom Metrics tab, you can compute and monitor up to five hosted custom metrics. Now available for preview, the custom metrics gallery provides a centralized library containing pre-made, reusable, and shareable code implementing a variety of hosted custom metrics for predictive and generative models. Metrics from the gallery are recorded on the configurable Custom Metric Summary dashboard, alongside any external custom metrics, allowing you to implement your organization's specialized metrics to expand on the insights provided by DataRobot's built-in service health, data drift, and accuracy metrics.

For more information, see the documentation.
Improved recipe management in Workbench¶
Now available for preview, when you wrangle a dataset in your Use Case, including re-wrangling the same dataset, DataRobot creates and saves a copy of the recipe in the Data tab regardless of whether or not you add operations to it. Then, each time you modify the recipe, your changes are automatically saved. Additionally, you can open saved recipes to continue making changes.
New icons have been added to the Data tab to quickly distinguish between datasets and recipes.

During a wrangling session, add a helpful name and description to your recipe for context when re-wrangling a recipe in the future.

Feature flag OFF by default: Enable Recipe Management in Workbench
Preview documentation.
All product and company names are trademarks™ or registered® trademarks of their respective holders. Use of them does not imply any affiliation with or endorsement by them.