November 2024
November 2024¶
November 27, 2024
This page provides announcements of newly released features available in DataRobot's SaaS multi-tenant AI Platform, with links to additional resources. From the release center, you can also access:
November features¶
The following table lists each new feature:
Features grouped by capability
*Premium
Applications¶
Provision DataRobot assets with the application template gallery¶
Application templates provide a code-first, end-to-end pipeline for provisioning DataRobot resources. With customizable components, templates assist you by programmatically generating DataRobot resources that support predictive and generative use cases. The templates include necessary metadata, perform auto-installation of dependencies configuration settings, and seamlessly integrate with existing DataRobot infrastructure to help you quickly deploy and configure solutions.
Modeling¶
Violin plot distribution insight for Individual Prediction Explanations¶
The SHAP Distributions: Per Feature, also called a violin plot, is a statistical graphic for comparing probability distributions of a dataset across different categories. Based on a sampling of 1,000 rows, this new SHAP insight displays cohorts of rows and visualizes them per feature, allowing you to inspect distributions of SHAP values and feature values.

DataRobot now provides two SHAP tools to help analyze how feature values influence predictions:
- SHAP Distributions: Per Feature shows the distribution and density of scores per feature using a violin plot for the visualization.
- Individual Prediction Explanations show the effect of each feature on predictions on a row-by-row basis.
Composable ML now supported for predictive clustering experiments¶
With this release, Composable ML (editable blueprints) are available for unsupervised clustering experiments in both Workbench and DataRobot Classic. With Composable ML for clustering, you can build blueprints that best suit your needs, using built-in tasks and custom Python/R code.

GPU support in Workbench now GA¶
The ability to use GPU workers for use cases that include text and/or images and require deep learning models is now generally available in Workbench experiments and in DataRobot Classic. This is a premium feature that speeds up training time and, if enabled, can be accessed from the additional automation settings in an experiment. DataRobot detects blueprints that contain certain tasks and, when detected, includes GPU-supported blueprints in both Autopilot and the blueprint repository. Contact your DataRobot representative for information on enabling the feature.

Predictions and MLOps¶
Deploy LLMs from the Hugging Face Hub in DataRobot¶
Use the model workshop to create and deploy popular open source LLMs from the Hugging Face Hub, securing your AI apps with enterprise-grade GenAI observability and governance in DataRobot. The new [GenAI] vLLM Inference Server execution environment and vLLM Inference Server Text Generation Template provide out-the-box integration with the GenAI monitoring capabilities and bolt-on governance API provided by DataRobot.

This infrastructure uses the vLLM library, an open source framework for LLM inference and serving, to integrate with Hugging Face libraries to seamlessly download and load popular open source LLMs from Hugging Face Hub. To get started, customize the text generation model template. It uses Llama-3.1-8b LLM by default; however, you can change the selected model by modifying the engine_config.json file to specify the name of the OSS model you would like to use.
Feature flag OFF by default: Enable Custom Model GPU Inference (Premium feature)
Bolt-on Governance API integration for custom models¶
The chat() hook allows custom models to implement the OpenAI chat completion API to provide access to chat history and streaming response.
For more information, see the documentation and an example notebook.
Admin¶
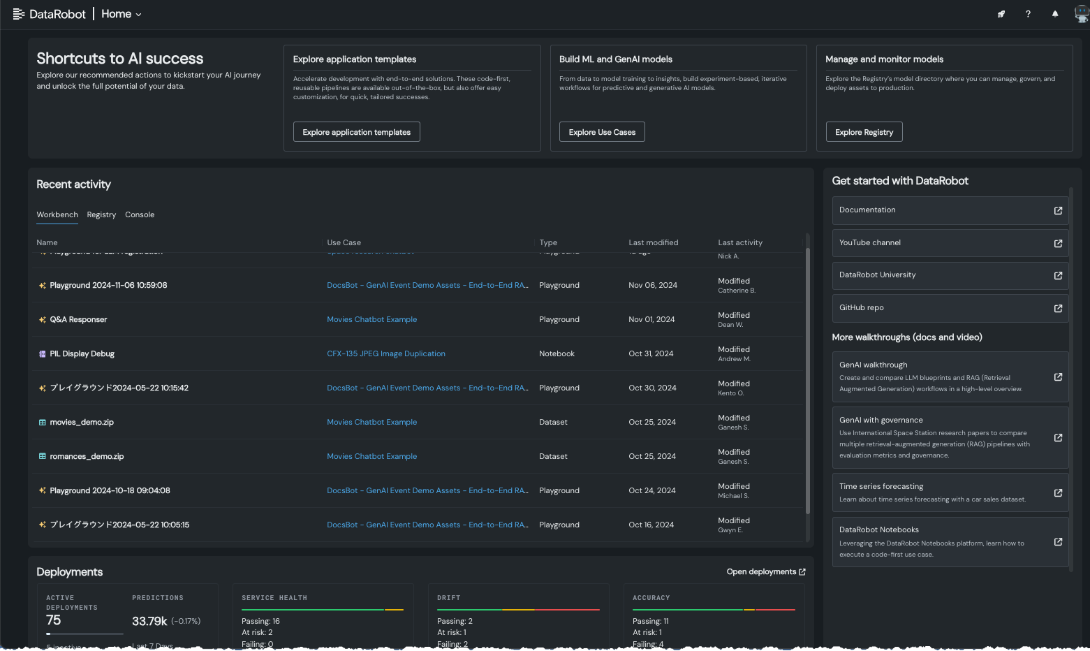
Home page changes from user feedback¶
The DataRobot home page, introduced in November of 2023, provides access to a wealth of information for use with the DataRobot app. Responding to user feedback, the new home page has been fine-tuned to provide quick help for new users and access to recent activity for returning users. Use the tiles at the top to quickly access:
-
Application template end-to-end solutions. These code-first, reusable pipelines are available out-of-the-box, but also offer easy customization, for quick, tailored successes.
-
The Use Case directory to create or revisit your experiment-based, iterative workflows for predictive and generative AI models.
-
The Models tab in the Registry where you can manage, govern, and deploy assets to production.

API¶
Python client v3.6¶
v3.6 for DataRobot's Python client is now generally available. For a complete list of changes introduced in v3.6, view the Python client changelog.
DataRobot REST API v2.35¶
DataRobot's v2.35 for the REST API is now generally available. For a complete list of changes introduced in v2.35, view the REST API changelog.
Create vector databases with unstructured PDF documents¶
DataRobot now provides a service to run OCR on a dataset for you to easily extract and prepare unstructured data from PDFs to create vector databases, enabling you to start building RAG flows within DataRobot. The service produces an output of a dataset of PDF documents with the extracted text.