Explore data¶
The Data tab lists all datasets and recipes currently linked to the selected Use Case. From this tab, you can manage your assets and launch various data actions:

| Element | Description | |
|---|---|---|
| 1 | Add Data | Click to open the Add data modal, allowing you to add datasets to the current Use Case. |
| 2 | Search | Search for a specific dataset. |
| 3 | Asset type icons | Each asset is preceded by one of the following icons:
|
| 4 | Actions menu | Click the Actions menu to interact with a data asset. For datasets you can:
|
| 5 | Sort | Sort the dataset columns. |
Preview
Support for dynamic datasets in Workbench is on by default.
When this feature is enabled:
- Datasets added via a data connection will be registered as dynamic datasets in the Data Registry and Use Case.
- Dynamic datasets added via a connection will be available for selection in the Data Registry.
- DataRobot will pull a new live sample when viewing Exploratory Data Insights for dynamic datasets.
Feature flag: Enable Dynamic Datasets in Workbench
Data explore page¶
While a dataset is being registered in Workbench, DataRobot also performs exploratory data analysis (EDA1)—analyzing and profiling every feature to detect feature types, automatically transform date-type features, and assess feature quality. Once registration is complete, you can explore the information uncovered while computing EDA1.
To open the data explore page, click the Actions menu next to the dataset you want to view and select Explore. Alternatively, click the dataset name to view its insights.
Use the icons on the left to navigate between the following pages which provide summary information and EDA insights for the dataset:
Displays summary information for the dataset version you're currently viewing.

If the dataset you're viewing is the output of a published wrangling recipe, you can click Recipe SQL at the bottom of the page to view the final compiled form of the operations executed by the data source.

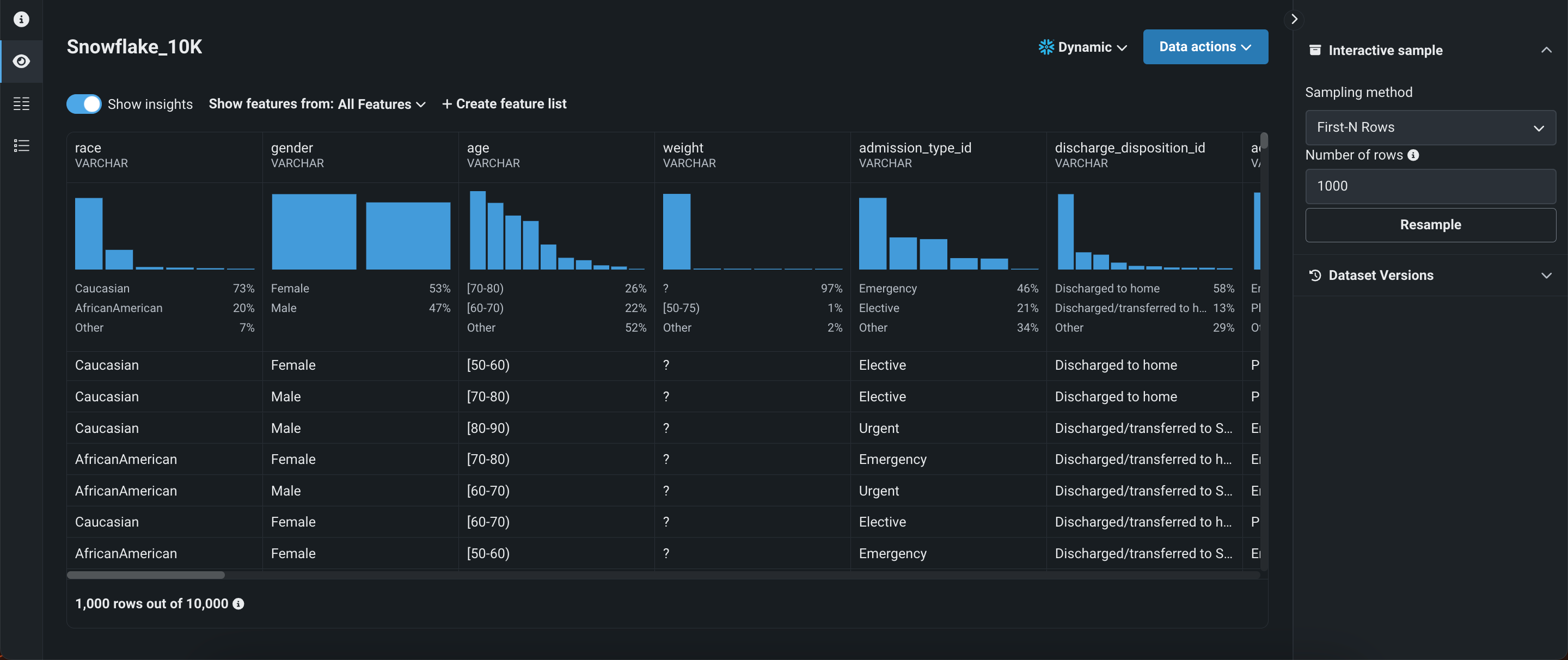
Displays a preview using a uniform random sampling of the selected dataset (see EDA insights for more information). If the dataset is dynamic, you can view an interactive sample, in which case DataRobot displays a random sampling of the raw data. You can specify the sampling method and number of rows in the right panel under Interactive sample. This option is not available for snapshot datasets.

Click on a feature's histogram to open an expanded version with additional insights and information.

Displays each feature within the selected feature list. Click on a feature to view additional information, including summary metrics and frequent values. The available insights are based on the variable type of the feature.

Displays all DataRobot and custom feature lists for the dataset. From here you can create new feature lists, as well as manage existing ones.

Dataset versioning¶
The data explore page supports dataset versioning, allowing you to access a history of data snapshots as well as create new snapshots from the same page. Note that you can can access dataset versioning from any view on the data explore page.
To access dataset versions, click the dropdown next to Data actions or open Dataset Versions in the right panel.

| Element | Description | |
|---|---|---|
| 1 | Snapshot policy | Displays the selected dataset version. If the snapshot version is selected, DataRobot displays the date and time of the snapshot creation. Click the dropdown to access the following:
|
| 2 | Dataset Versions | Displays a version history of the dataset. Click a dataset to view a different version. |
| 3 | + Create snapshot / Upload new version | Allows you to add additional versions of the dataset, and after registration is complete, the new dataset is displayed in the version history. Additionally, it is added to the Use Case and Data Registry.
|
Data actions for snapshot policies
The data explore page supports the following snapshot policies:
- Dynamic: DataRobot is connected to the data source and uses live data to perform the selected data action.
- Snapshot: A fixed snapshot that is stored in DataRobot and used to perform the selected data action. This policy is recommended for repeatable experimentation if live data often changes.
- Static: A local file used to perform the selected data action.
Dataset actions¶
You can perform the following actions on the data explore page (note that these actions persist no matter what view is currently selected):

| Element | Description | |
|---|---|---|
| 1 | Dataset name | To rename the dataset, click on its name. To save your changes, click outside of the text field. |
| 2 | Data actions | Open the Data actions dropdown to perform one of the following actions with the dataset you're currently viewing:
|
| 3 | Data Versions actions | Under Dataset Versions, click the Actions menu to perform one of the following actions on a specific snapshot dataset:
|
Next steps¶
From here, you can: