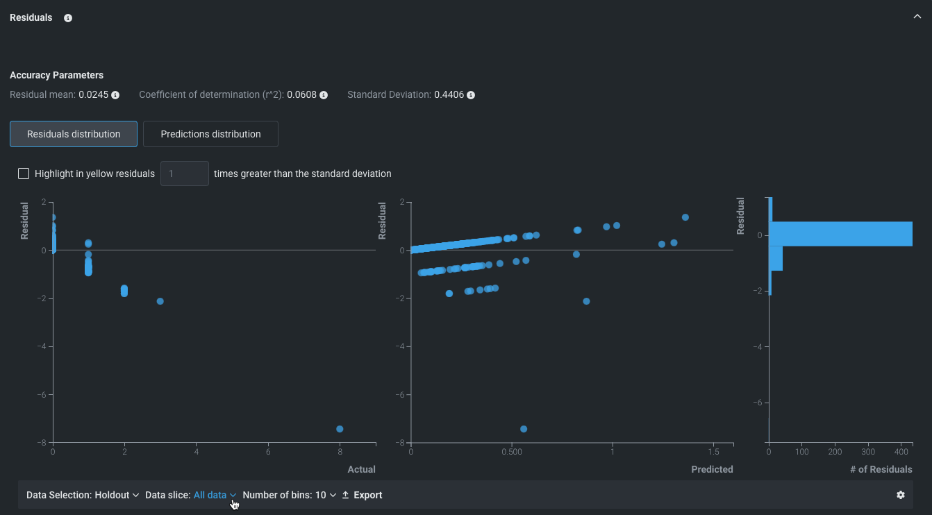
Residuals¶
| Tab | Description |
|---|---|
| Performance | Helps to understand a model's predictive performance and validity. |
For regression experiments, Residuals allows you to gauge how linearly your models scale relative to the actual values of the dataset used. It provides multiple scatter plots and a histogram to assist your residual analysis:
- Predicted vs. Actual
- Residual vs. Actual
- Residual vs. Predicted
- Residuals histogram
