アプリケーションテンプレートへの事前入力¶
プレビュー
事前に入力されたAIアプリのテンプレートは、デフォルトではオンになっています。
機能フラグ:トレーニングデータでNCAテンプレートの事前入力を有効にする
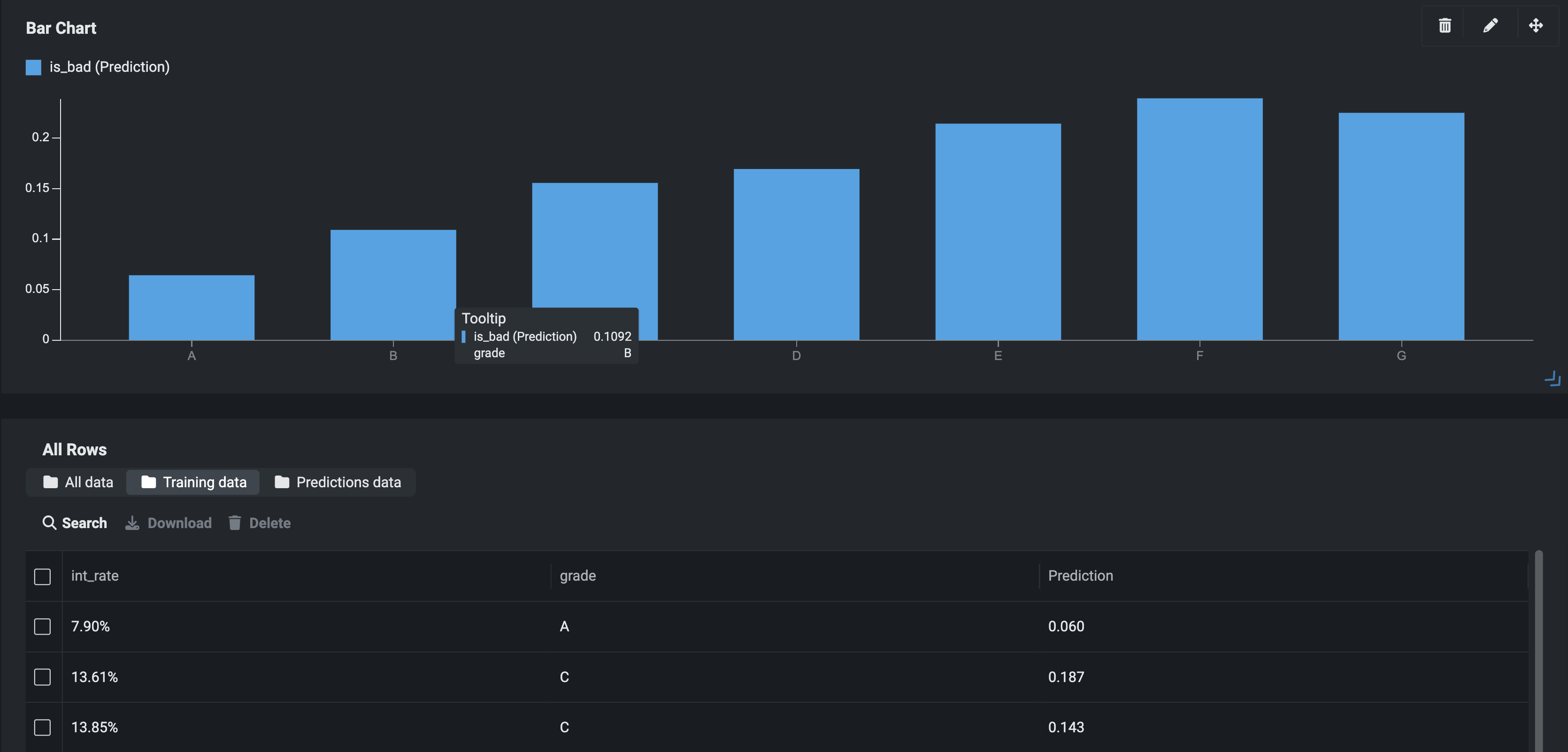
プレビュー版の機能です。アプリケーションのインサイトにトレーニングデータを事前に入力するかどうかを選択できるため、エンドユーザー向けに操作をより簡単に視覚化できます。 以前は、アプリが予測に使用されるまで、アプリケーションウィジェットは空白で表示されていました。現在では、事前に入力されたノーコードアプリのテンプレートを有効にすると、アプリケーションはプロジェクトのトレーニングデータを使用してウィジェットに入力することができます。
DataRobotはでは、新しいアプリケーションを作成すると、トレーニングデータセットがAIカタログにエクスポートされます。データセットが50,000行を超える場合は、ランダムダウンサンプリングが実行されます。 一度登録されると、DataRobotはトレーニングデータをスコアリングしてバッチ予測ジョブを実行します。

すべての行ウィジェットへの入力では、予測データソースとしてトレーニングデータが使われます。 さらに、新しいタブが追加され、トレーニングデータ、予測データ、またはその両方を表示できるようになりました。

予測データタブは、バッチ予測ファイルを追加した後、またはアプリで単一行予測を行った後にのみアクティブになります。
アプリの予測制限
トレーニングデータのスコアリングプロセスは、アプリケーションの予測制限には影響しません。
予測データソースの設定¶
デフォルトでは、アプリは予測データソースとしてトレーニングデータのみを使用します。 アプリの設定で予測データソースを更新できます。
設定を更新するには:
- 右上隅の構築をクリックします。
- 設定 > 一般的な設定をクリックします。
-
予測データソースで、新しいオプション(予測データのみ、トレーニングデータのみ、またはすべての予測データ)を選択します。

機能に関する注意事項¶
事前に入力されたテンプレートは、時系列アプリケーションでは使用できません。