頻出値の分析¶
このページでは、頻度値チャートの使用方法について説明します。 チャートは、特徴量の各値を含む行数およびターゲットの各値の行の割合を示すヒストグラムです。
以下に示すサンプルデータセットには、患者のデータが含まれています。 患者の再入院の可能性を予測する目的で、ターゲット特徴量をreadmittedとします。

概要¶
頻出値チャートは、カテゴリー、テキスト、ブール型の特徴量のデフォルト表示です(その他の特徴量タイプでも使用可能です)。 表示は、データ品質チェックの結果に応じて異なります。 データ品質の問題がない場合:

多くの場合、ソート順ドロップダウンで表示を変更できます。 デフォルトでは、頻度(行数)で降順にソートされます。 <特徴量_名>でソートすることもできます。その場合、アルファベット順または昇順(数値の場合)で表示されます。 エクスポートリンクを使用すると、頻出値チャートのイメージをPNGファイルとしてダウンロードできます。
EDA2が完了すると、頻出値チャートには平均ターゲット値オーバーレイも表示されます。
データセットをロードして表示する¶
データセットをインポートした後、プロジェクトデータリストに移動し、特徴量を選択します。
カテゴリー特徴量やブール特徴量などの一部の特徴量では、頻出値タブがデフォルトです。 数値特徴量の場合、頻出値タブはヒストグラムタブの右側にあります。
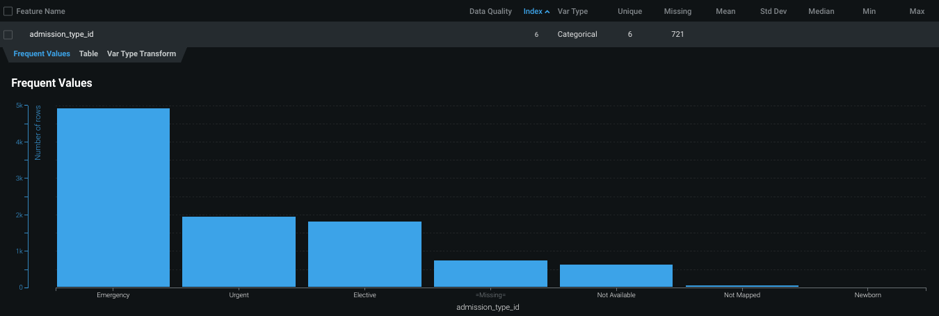
特徴量値チャートには、特徴量のデータセットに表示される各値およびその値を含む行数が表示されます。

このadmission_type_id特徴量の最も一般的な値は、 Emergency と _Urgent_です。
平均ターゲット値を表示¶
DataRobotが EDA2の計算を開始した後、特徴量の平均ターゲット値を表示することもできます。
-
何を予測しますか?で、ターゲット特徴量を入力します。
-
開始をクリックします。
DataRobotが特徴量の分析を終了すると、頻度値チャートに平均ターゲット値を表示できます。
-
プロジェクトのデータリストで、分析する特徴量を選択します。

ヒストグラム上にあるオレンジ色の円に注意してください。 円はビンの平均ターゲット値を示します。
関連資料¶
このページで説明されているトピックの詳細については、以下を参照してください。