Skip to content

Period Accuracy

Tab Description
Performance Gives you the ability to specify which are the more important periods within your training dataset, which DataRobot can then provide aggregate accuracy metrics for and surface those results on the Leaderboard.

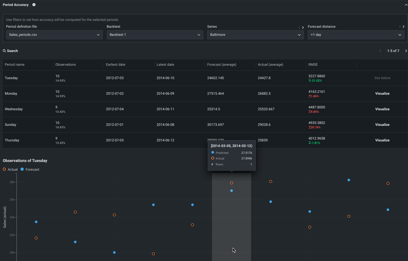
Period Accuracy lets you define periods within your dataset and then compare their metric scores against the metric score of the model as a whole. In other words, you can specify which are the more important periods within your training dataset, and DataRobot can then provide aggregate accuracy metrics for that period and surface those results on the Leaderboard. Periods are defined in a separate CSV file that identifies which rows to group based on the experiment’s data/time feature. Once uploaded, and with the insight calculated, DataRobot provides a table of period-based results and an “over time” histogram for each period.