Usage¶
After deploying a model and making predictions in production, monitoring model quality and performance over time is critical to ensure the model remains effective. This monitoring occurs on the Data drift and Accuracy tabs and requires processing large amounts of prediction data. Prediction data processing can be subject to delays or rate limiting. Track prediction processing progress on the Usage tab.
Two different versions of the Usage tab are available, depending on deployment type:
- For non-agentic and non-NIM (NVIDIA Inference Microservices) deployments, this page provides prediction tracking details.
- For agentic workflow and NIM deployments, this page provides quota usage monitoring details.
Prediction tracking chart¶
On the left side of the Monitoring > Usage tab is the Prediction tracking chart, a bar chart of the prediction processing status over the last 24 hours or 7 days, tracking the number of processed, missing association ID, and rate-limited prediction rows. Depending on the selected view (24-hour or 7-day), the histogram's bins are hour-by-hour or day-by-day.
| Chart element | Description | |
|---|---|---|
| 1 | Select time period | Selects the Last 24 hours or Last 7 days view. |
| 2 | Use log scaling | Applies log scaling to the Prediction Tracking chart for deployments with more than 250,000 rows of predictions. |
| 3 | Time of Receiving Predictions Data (X-axis) |
Displays the time range (by day or hour) represented by a bin, tracking the rows of prediction data received within that range. Predictions are timestamped when a prediction is received by the system for processing. This "time received" value is not equivalent to the timestamp in service health, data drift, and accuracy. For DataRobot prediction environments, this timestamp value can be slightly later than prediction timestamp. For agent deployments, the timestamp represents when the DataRobot API received the prediction data from the agent. |
| 4 | Row Count (Y-axis) |
Displays the number of prediction rows timestamped within a bin's time range (by day or hour). |
| 5 | Prediction processing categories | Displays a bar chart tracking the status of prediction rows:
|
How does prediction rate limiting work?
The Usage tab displays the number of prediction rows subject to your organization's monitoring rate limit. However, rate limiting only applies to prediction monitoring, all rows are included in the prediction results, even after the rate limit is reached. Processing limits can be hourly, daily, or weekly—depending on the configuration for your organization. In addition, a megabyte-per-hour limit (typically 100MB/hr) is defined at the system level. To work within these limits, you should span requests over multiple hours or days.
Large-scale monitoring prediction tracking
For a monitoring agent deployment, if you implement large-scale monitoring, the prediction rows won't appear in this bar chart; however, the Predictions Processing (Champion) delay will track the pre-aggregated data.
To view additional information on the Prediction Tracking chart, hover over a column to see the time range during which the prediction data was received and the number of rows that were Processed, Rate Limited, or Missing Association ID:
Prediction and actuals processing delay¶
On the right side of the Usage tab are the processing delays for Predictions Processing (Champion) and Actuals Processing (the delay in actuals processing is for all models in the deployment):
The Usage tab recalculates the processing delays without reloading the page. You can check the Updated value to determine when the delays were last updated.
Predictions and actuals upload limits¶
Availability information
Configurable predictions and actuals upload limits are off by default. Contact your DataRobot representative or administrator for information on enabling this preview feature.
Feature flag: Enable Configurable Prediction and Actuals Limits
From the Usage tab, you can monitor the hourly, daily, and weekly upload limits configured for your organization's deployments. View charts that visualize the number of predictions and actuals processed and tiles that display the table size limits for returned prediction results.
The Totals tile shows how many predictions and actuals have been processed relative to the configured interval limit (displayed at the bottom of the tile). Additionally, you can view the table size limit for returned prediction results. The table size limits the number of prediction rows stored in DataRobot's database for a deployment. DataRobot stores one row per prediction (or two, for binary classification deployments). For multiclass deployments, information for all classes is stored in one row. Note that the table limit does not change when you change the time interval limit (hourly, daily, weekly). Any request that exceeds the table limit will be rejected, regardless of the time.
If you reach the exact processing limit value (for example, uploading 50,000 actuals in an hour with 50,000 as the limit), and you make an additional request (uploading 10,000 more actuals), then DataRobot processes the additional request and none of the actuals are rate limited. However, DataRobot treats predictions differently because they are processed in smaller chunks. A small chunk is processed, while the remaining predictions are rate limited. For example, if you reached a 50,000 prediction limit and uploaded 50,000 more, a chunk of 1,000 predictions may be processed as part of the small chunk.
You can view the prediction limits configured for a deployment by navigating to the Settings > Service Health tab to know when you can make predictions next if you have already reached the processing limit.
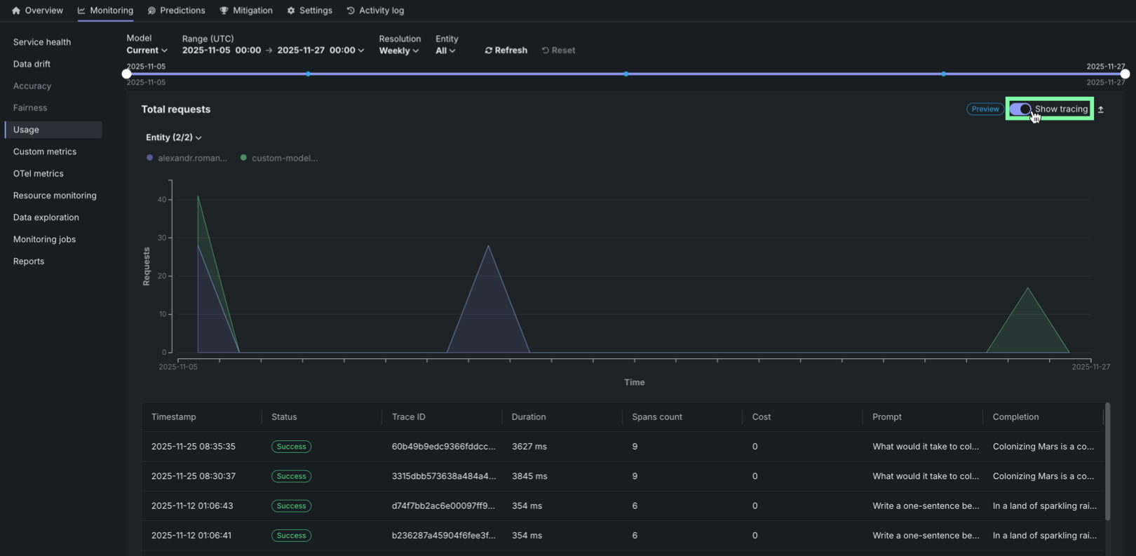
Quota usage monitoring¶
On the Monitoring > Usage tab for agentic workflow and NIM (NVIDIA Inference Microservices) deployments, the Quota monitoring dashboard visualizes the historical usage of an agentic workflow or NIM deployment segmented by user or agent.
The Quota monitoring dashboard displays three key metric tiles at the top of the page:
| Metric | Description |
|---|---|
| Total requests | The total number of requests made during the selected time range, along with the average requests per minute. |
| Total rate limited requests | The total number of requests that were rate limited during the selected time range, along with the average rate limited requests per minute. |
| Total token count | The total number of tokens consumed during the selected time range, along with the average tokens per minute. |
| Average concurrent requests | The average number of simultaneous API calls processed by the agent service over the defined interval, tracked as a key metric for observability and used to enforce the system's quota limit on simultaneous operations. |
Each metric displays the value for the selected time frame and the average per minute in green. Click the metric tile to review the corresponding chart below:
- Total requests
- Total rate limited requests
- Total token count
- Average concurrent requests
You can configure the Quota monitoring dashboard to focus the visualized statistics on specific entities and time frames. The following controls are available:
| Filter | Description |
|---|---|
| Model | Select the model version to monitor. The Current option displays data for the active model version. |
| Range (UTC) | Select the date and time range for the data displayed. Use the date pickers to set the start and end times in UTC. |
| Resolution | Select the time resolution for aggregating data: Hourly, Daily, or Weekly. |
| Entity | Filter by entity type: All, User, or Agent. |
| Refresh | Updates the dashboard with the latest data based on the current filter settings. |
| Reset | Resets all filters to their default values. |
Quota monitoring charts¶
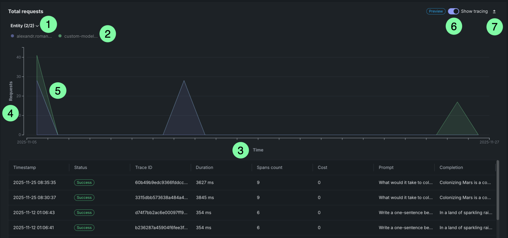
The Quota monitoring charts display an area chart showing the distribution of requests over time, rate limited requests over time, or token count over time. This chart is a stacked chart (or stacked graph), a chart stacking multiple data series on top of each other to visualize how each entity contributes to the total over time and across categories. Each chart is segmented by entity (user or agent). Each entity is represented by a different color in the chart legend.
| Chart element | Description | |
|---|---|---|
| 1 | Entity filter | Displays all entities (users or agents) included in the selected time range. Each entity is represented by a dot that matches the area in the chart. |
| 2 | Entity legend | Displays all entities (users or agents) included in the selected time range. Each entity is represented by a dot that matches the area in the chart. |
| 3 | Time range (X-axis) | Displays the time range selected in the filters, showing the date range from start to end. |
| 4 | Metric (Y-axis) | Displays the number of requests, rate limited requests, or tokens on the vertical axis. |
| 5 | Request areas | Overlapping areas show the volume of requests per entity over time. The height of each area at any point represents the number of requests for that entity at that time. This chart is a stacked chart (or stacked graph), a chart stacking multiple data series on top of each other to visualize how each entity contributes to the total over time and across categories. |
| 6 | Tracing | Click Show tracing to view tracing data for the requests. |
| 7 | Export | Click Export to download a .csv file. |
Hover over the chart to view detailed information about the number of requests for each entity at specific time points.
Request tracing table¶
Premium
Tracing is a premium feature. Contact your DataRobot representative or administrator for information on enabling this feature.
On any Quota monitoring chart, click Show tracing to view tracing data for the deployment. This tracing chart functions similarly to the tracing chart on the Data Exploration tab.
Traces represent the path taken by a request to a model or agentic workflow. DataRobot uses the OpenTelemetry framework for tracing. A trace follows the entire end-to-end path of a request, from origin to resolution. Each trace contains one or more spans, starting with the root span. The root span represents the entire path of the request and contains a child span for each individual step in the process. The root (or parent) span and each child span share the same Trace ID.
Access and retention
The tracing table is available for all custom and external model deployments. Tracing data is stored for a retention period of 30 days, after which it is automatically deleted.
In the Tracing table, you can review the following fields related to each trace:
| Column | Description |
|---|---|
| Timestamp | The date and time of the trace in YYYY-MM-DD HH:MM format. |
| Status | The overall status of the trace, including all spans. The Status will be Error if any dependent task fails. |
| Trace ID | A unique identifier for the trace. |
| Duration | The amount of time, in milliseconds, it took for the trace to complete. This value is equal to the duration of the root span (rounded) and includes all actions represented by child spans. |
| Spans count | The number of completed spans (actions) included in the trace. |
| Cost | If cost data is provided, the total cost of the trace. |
| Prompt | The user prompt related to the trace. |
| Completion | The agent or model response (completion) associated with the prompt for the trace. |
| Tools | The tool or tools called during the request represented by the trace. |
Click Filter to filter by Min span duration, Max span duration, Min trace cost, and Max trace cost. The unit for span filters is nanoseconds (ns), the chart displays spans in milliseconds (ms).
Filter accessibility
The Filter button is hidden when a span is expanded to detail view. To return to the chart view with the filter, click Hide details panel.
To review the spans contained in a trace, along with trace details, click a trace row in the Tracing table. The span colors correspond to a Span service, usually a deployment. Restricted span appears when you don’t have access to the deployment or service associated with the span. You can view spans in Chart format or List format.
Span detail controls
From either view, you can click Hide table to collapse the Timestamps table or Hide details panel to return to the expanded Tracing table view.
For either view, click the Span service name to access the deployment or resource (if you have access). Additional information, dependent on the configuration of the generative AI model or agentic workflow, is available on the Info, Resources, Events, Input/Output, Error, and Logs tabs. The Error tab only appears when an error occurs in a trace.
Filter tracing logs¶
From the list view, you can display OTel logs for a span. The results shown are a subset of the full deployment logs, and are accessed as follows:
-
Open the list view and select a span under Trace details.
-
Click the Logs tab.
-
Click Show logs.
Tracing table OTel attributes¶
For Cost, Prompt, Completion, and Tools, DataRobot reads specific span attributes across all spans that belong to the trace. Other columns (such as Timestamp and Duration) come from trace and span metadata rather than these attributes.
| Column | OpenTelemetry mapping |
|---|---|
| Cost | Sums numeric values from the datarobot.moderation.cost attribute on spans in the trace (when that attribute is present). |
| Prompt | Uses the gen_ai.prompt attribute. If more than one span includes gen_ai.prompt, the first value encountered in trace order is shown. |
| Completion | Uses the gen_ai.completion attribute. If more than one span includes gen_ai.completion, the last value encountered in trace order is shown. |
| Tools | Collects every distinct value of the tool_name attribute found on spans in the trace and lists those tool names in the column. |
Attribute keys must match exactly (including the underscore in gen_ai). Names such as genai.prompt or GenAI.prompt are not read for the Prompt and Completion columns.
Automatic instrumentation (including DataRobot agent templates) often sets gen_ai.prompt, gen_ai.completion, and sometimes tool_name. For custom or external models, frameworks differ: tool execution may not emit tool_name even when tools run (for example, some LangGraph callback flows). In that case Prompt and Completion can populate while Tools remains empty until tool_name is configured on a span that runs inside the tool—see Implement tracing.
Rate limited requests table¶
The Rate limited requests table provides a detailed breakdown of rate limiting by entity:
| Table element | Description | |
|---|---|---|
| 1 | Entity type filter | Filter the table by entity type (user or agent). |
| 2 | Rate limited percentage filter | Filter entities by their rate limited percentage threshold (zero, low, medium, or high). |
| 3 | Search box | Search for specific entities by name or identifier. |
| 4 | Entity column | Displays the entity identifier (user email or agent name). |
| 5 | Rate limited requests column | Shows the number of rate limited requests and the percentage of total requests that were rate limited. The percentage is highlighted in red when it exceeds a threshold, or displayed in gray when it is 0%. |
| 6 | Requests column | Displays the number of requests that were rate limited due to exceeding the request quota. |
| 7 | Token count column | Displays the number of requests that were rate limited due to exceeding the token quota. |
| 8 | Concurrent requests column | Displays the number of requests that were rate limited due to exceeding the concurrent requests quota. |
The table helps identify which entities are experiencing rate limiting and to what extent, allowing you to adjust quotas or usage patterns accordingly.















