2024年1月¶
2024年1月24日
今回のデプロイにより、DataRobotのAIプラットフォームには、以下の一般提供およびプレビューの新機能が提供されました。 リリースセンターからは、次のものにもアクセスできます。
1月リリース¶
次の表は、新機能の一覧です。
目的別にグループ化された機能
| 名前 | 一般提供 | プレビュー |
|---|---|---|
| データ | ||
| Databricksのデータディクショナリとの接続 | ✔ | |
| Spark SQL 3.4.1対応 | ✔ | |
| ワークベンチでのレシピ管理を改善 | ✔ | |
| モデリング | ||
| エクスペリメントのドラフト保存 | ✔ | |
| ワークベンチで係数インサイトのサポートを開始 | ✔ | |
| ワークベンチでGPUのサポートを開始 | ✔ | |
| ファイル取込みの上限を20GBに引き上げ | ✔ | |
| ワークベンチでワードクラウドのサポートを開始 | ✔ | |
| プラットフォーム | ||
| ユーザー設定の画面のアップデート | ✔ | |
| 予測とMLOps | ||
| デプロイ予測のバッチ監視 | ✔ | |
| NextGenのカスタム指標ギャラリー | ✔ | |
| Notebooks | ||
| Notebooksにおけるターミナル | ✔ | |
一般提供¶
エクスペリメントのドラフト保存¶
ワークベンチでエクスペリメントを作成する際、 作業内容をドラフトとして保存し、エクスペリメントのセットアップページから離れても、後でセットアップに戻れるようになりました。 ドラフトのステータスはユースケースのホームページに表示されます。

ワークベンチで係数インサイトのサポートを開始¶
予測および 時系列予測プロジェクトでは、最も有用な30の特徴量の相対的な影響を示す 係数のインサイトを、ワークベンチで入手できるようになりました。 係数は、すべてのエクスペリメントタイプの線形およびロジスティック回帰モデルで使用できます。
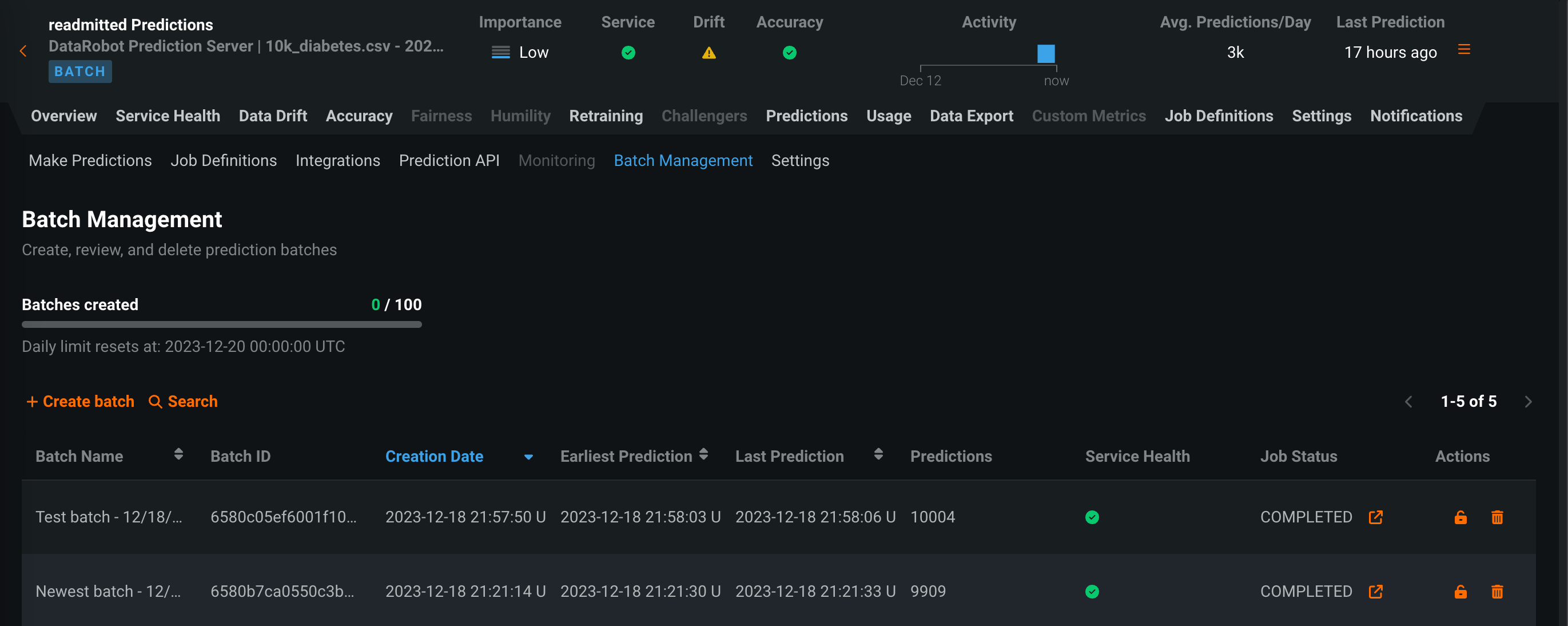
デプロイ予測のバッチ監視¶
一般提供機能になりました。時間単位ではなくバッチ単位で整理された監視統計を表示できます。 バッチ対応のデプロイでは、予測 > バッチ管理タブにアクセスし、バッチの作成と管理を行うことができます。 その後、これらのバッチに予測を追加し、デプロイ内のバッチごとにサービスの正常性、データドリフト、精度、カスタム指標の統計情報を表示できます。 バッチを作成して、バッチに予測を割り当てるには、UIまたはAPIを使用します。 さらに、バッチ予測またはスケジュールされたバッチ予測ジョブが実行されるたびに、バッチが自動的に作成され、バッチ予測ジョブからのすべての予測がそのバッチに追加されます。

Notebooksにおけるターミナル¶
一般提供機能になりました。DataRobot Notebooksに統合された ターミナルにアクセスできます。 Notebooksではすでにコードを実行できますが、統合されたターミナルでは、DataRobot内でスクリプトを実行したりパッケージをインストールしたりするコマンドを実行できます。 サイドパネルのターミナルアイコンを選択することで、ノートブックから直接ターミナルにアクセスできます。 1つのノートブックで複数のターミナルウィンドウを実行できます。 ターミナルウィンドウはノートブックセッションの間だけ有効で、後でそのノートブックにアクセスしても表示されません。

Spark SQL 3.4.1対応¶
このリリースでは、特徴量探索とSpark SQLに使用されているSparkのバージョンが、Spark 3.4.1にアップグレードされました。
ユーザー設定の画面のアップデート¶
DataRobot NextGenの一部として、ユーザー設定のインターフェイスが、データ接続と開発者ツールのページを含めて一新されました。 一部の設定の名前が変更され、設定ページが新しくなりました。 最新の設定を確認するには、ユーザーアイコンを選択し、メニュー内の設定を参照します。

プレビュー¶
ファイル取込みの上限を20GBに引き上げ¶
SaaS環境では、モデリングのスケーラビリティ向上のため、最大20GBのトレーニングデータを取り込めるようになりました この機能は、DataRobotのトライアルでは利用できません。 20GBのトレーニングデータを使用する際に適用される 注意事項を参照してください。
デフォルトではオフの機能フラグ:20GBのスケールアップモデリングの最適化を有効にする
Databricksのデータディクショナリとの接続¶
ワークベンチで Databricksに接続する際、データセットの説明列を使用して、データディクショナリと連携できるようになりました。 DataRobotでこの列を表示するには、Databricksのソースデータに説明列を追加し、データを入力します。

ワークベンチでGPUのサポートを開始¶
追加の自動化設定では、テキストや画像を含み、ディープラーニングモデルを必要とするワークベンチのエクスペリメントで、GPUワーカーを有効にできるようになりました。 GPUでのトレーニングにより、トレーニング時間が短縮されます。 DataRobotは、特定のタスクを含むブループリントを検出します。これらのブループリントが検出されると、オートパイロットとブループリントのリポジトリの両方にGPU対応のブループリントが含まれます。

プレビュー機能のドキュメントをご覧ください。
デフォルトではオフの機能フラグ:GPUワーカーを有効にする
ワークベンチでワードクラウドのサポートを開始¶
分類と連続値のプロジェクトのためのテキストベースのインサイトであるワードクラウドが、ワークベンチでプレビュー機能として利用できるようになりました 最も影響力のある単語や短いフレーズが最大200個表示され、ターゲットと単語の相関関係を理解するのに役立ちます。 ワードクラウドでは、個々の単語の詳細を表示したり、表示をフィルター処理したり、インサイトをエクスポートしたりできます。

デフォルトではオンの機能フラグ:ワークベンチでのワードクラウド
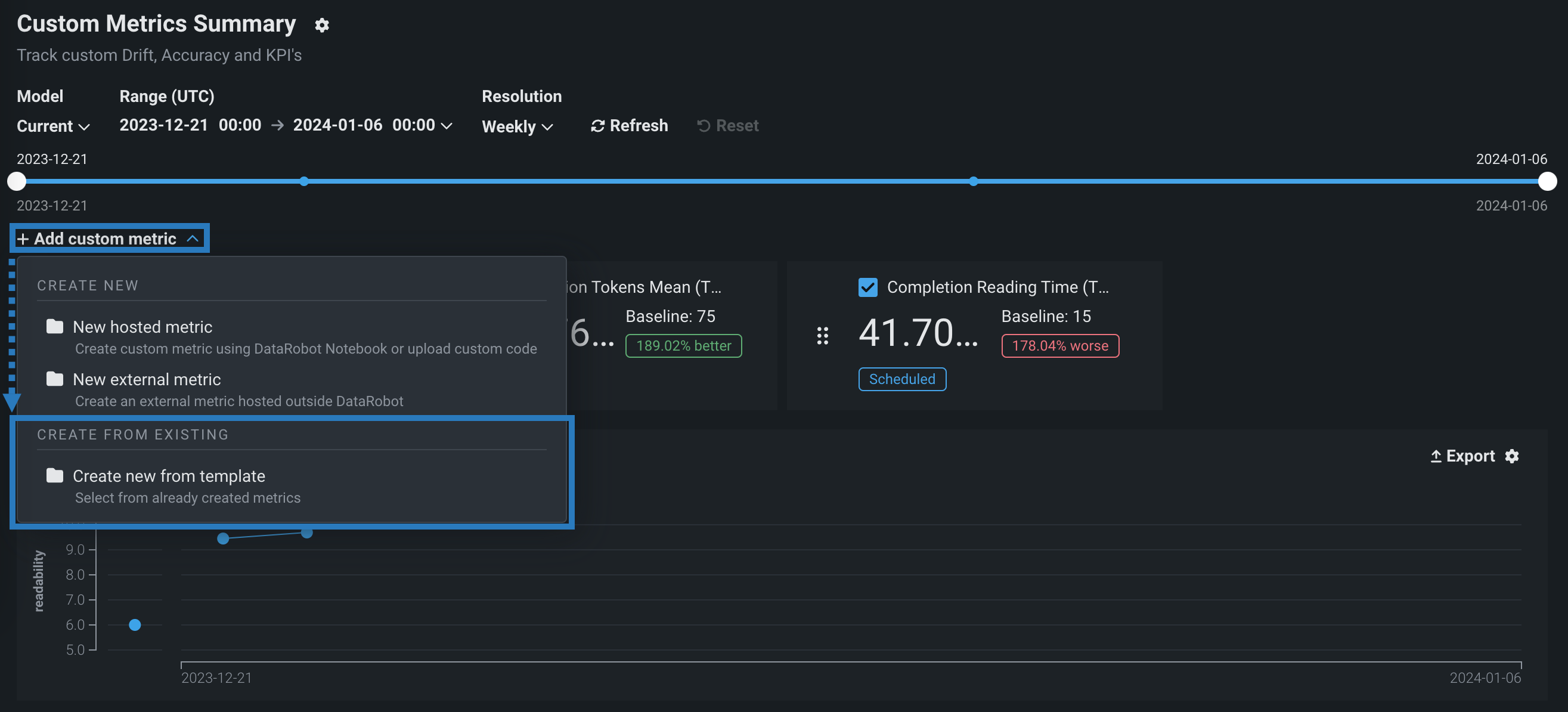
NextGenのカスタム指標ギャラリー¶
NextGenコンソールでは、デプロイのカスタム指標タブで、最大5つの ホストされたカスタム指標を計算および監視できます。 プレビュー版の機能です。カスタム指標ギャラリーは、予測モデルと生成モデルでホストされた各種カスタム指標を実装する、事前に作成され、再利用と共有が可能なコードを含む一元化されたライブラリを提供します。 ギャラリーからの指標は、変更可能なカスタム指標のサマリーダッシュボードに、外部のカスタム指標とともに記録されます。これにより、組織独自の指標を実装して、DataRobotに組み込まれているサービスの正常性、データドリフト、および精度指標によって提供されるインサイトを拡張できます。

詳しくはドキュメントをご覧ください。
ワークベンチでのレシピ管理を改善¶
プレビュー版の機能です。ユースケースでデータセットをラングリングする際(同じデータセットを再度ラングリングする場合も含む)、操作を追加したかどうかに関係なく、データタブにレシピのコピーが作成されて保存されます。 その後、レシピを変更するたびに、変更内容が自動的に保存されます。 さらに、保存されたレシピを開いて変更を続けることができます。
データセットとレシピをすばやく区別できるように、データタブに新しいアイコンが追加されました。

ラングリングセッション中に、将来レシピを再ラングリングする際に役立つ名前と説明をレシピに追加します。

デフォルトではオフの機能フラグ:ワークベンチでのレシピ管理を有効にする
プレビュー機能のドキュメントをご覧ください。
記載されている製品名および会社名は、各社の商標または登録商標です。 製品名または会社名の使用は、それらとの提携やそれらによる推奨を意味するものではありません。