MLOpsと予測(V11.0)¶
2025年4月14日
DataRobot V11.0.0リリースには、以下に示す多くの新機能が含まれています。 リリース11.0のその他の詳細については、以下をご覧ください。
目的別にグループ化された機能
| 特徴量 | NextGen | Classic |
|---|---|---|
| NVIDIA AI Enterpriseとの連携* | ✔ | |
| デプロイでの地理空間の監視* | ✔ | |
| 地理空間カスタム指標の作成と監視* | ✔ | |
| カスタムカテゴリー指標の作成 | ✔ | |
| コンソールでのアクティビティログの確認 | ✔ | |
| 再トレーニングポリシーをユースケースにリンクする | ✔ | |
| レジストリでモデルのインサイトを表示 | ✔ | |
| テキスト生成プロジェクトでコンプライアンスドキュメントのテンプレートをサポート* | ✔ | |
| カスタムモデルでのボルトオンのガバナンスAPIの連携* | ✔ | |
| セキュリティが強化されたカスタムモデルのドロップイン環境 | ✔ | ✔ |
| 実行環境の改善(一般提供) | ✔ | |
| デプロイで予測警告を有効にする | ✔ | ✔ |
| サポート終了/移行ガイド | ||
| MLOpsライブラリにはJava 11以降が必要 | ||
* プレミアム機能
予測とMLOps¶
NVIDIA AI Enterpriseとの連携¶
NVIDIA AI EnterpriseとDataRobotは、お客様の組織の既存のDataRobotインフラストラクチャと連携するように設計された、構築済みのAIスタックソリューションを提供し、堅牢な評価、ガバナンス、および監視機能へのアクセスを提供します。 この連携には、エンドツーエンドのAIオーケストレーションのための包括的なツール群が含まれており、組織のデータサイエンスパイプラインを高速化し、DataRobot Serverless ComputeのNVIDIA GPUで運用レベルのAIアプリケーションを迅速にデプロイすることができます。
DataRobotでは、AIアプリケーションとエージェントのギャラリーからNVIDIA Inference Microservices (NVIDIA NIM)を選択して、組織のニーズに合わせたカスタムAIアプリケーションを作成します。 NVIDIA NIMは、生成AIの導入を企業全体で加速させることを目的として、NVIDIA AI Enterprise内で構築済みおよび設定済みのマイクロサービスを提供します。

NVIDIA AI EnterpriseとDataRobotの連携の詳細については、ワークフロー概要のドキュメントを参照するか、以下のドキュメントをご覧ください。
| タスク | 説明 |
|---|---|
| NVIDIA NIMの推論エンドポイントを作成 | NVIDIA NIMに登録してデプロイし、コードまたはDataRobot UIからアクセスできる推論エンドポイントを作成します。 |
| プレイグラウンドでのテキスト生成NVIDIA NIMの評価 | デプロイされたテキスト生成NVIDIA NIMをプレイグラウンドのブループリントに追加して、一連の比較および評価ツールにアクセスします。 |
| 埋め込みNVIDIA NIMを使用したベクターデータベースの作成 | ベクターデータベースを備えたユースケースに登録またはデプロイ済みの埋め込みNVIDIA NIMを追加することで、プレイグラウンドからLLMに送信される前のプロンプトを関連性のあるコンテキストで強化します。 |
| モデレーションフレームワークでNVIDIA NeMo Guardrailsを使用してアプリケーションを保護 | デプロイ済みのテキスト生成モデルにNVIDIA NeMo Guardrailsを接続して、トピックから外れたディスカッション、安全でないコンテンツ、ジェイルブレイクの試みから保護します。 |
| アプリケーションテンプレートでのテキスト生成NVIDIA NIMの使用 | 登録またはデプロイされたNVIDIA NIMのテキスト生成モデルを使用するために、DataRobotのアプリケーションテンプレートをカスタマイズします。 |
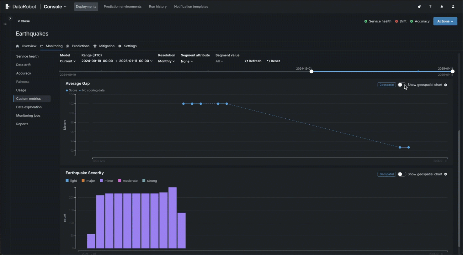
デプロイでの地理空間の監視¶
トレーニングデータセット内の位置データを使用して構築し、デプロイした二値分類、連続値、多クラス、または位置モデルでは、DataRobotのLocation AIを活用して、デプロイのデータドリフトおよび精度タブで地理空間の監視ができます。 利用可能な可視化は、ターゲットのタイプによって異なります。 デプロイで地理空間分析を有効にするには、セグメント化された分析を有効化し、位置データの取込み中に生成される位置特徴量のセグメントを定義します。 ロケーションセグメント(geometryやDataRobot-Geo-Targetなど)には、世界をH3セルのグリッドに分割する際に使われる識別子が含まれています。 このリリースでは、位置ターゲットタイプに次の可視化が追加されました:
カスタム地理空間指標の作成と監視¶
カスタム指標およびホストされたカスタム指標ジョブを作成する際に、指標が地理空間であることを指定し、地理空間セグメント属性を選択できます。 デプロイに地理空間カスタム指標を追加した後、新しい地理空間指標チャートビューを使用して、カスタム指標タブで指標データを確認できます。

カスタムカテゴリー指標の作成¶
NextGenコンソールでは、外部指標の作成時に、デプロイのカスタム指標タブでカテゴリー指標を定義できます。 カテゴリー指標ごとに、最大10クラスまで定義できます。

デフォルトでは、これらの指標はカスタム指標タブの棒グラフに表示されます。ただし、 設定メニューからチャートタイプを設定できます。

コンソールでのアクティビティログの確認¶
NextGenコンソールでは、モデル、デプロイ、カスタムモデル、エージェント、およびモデレーションの各イベントを、アクティビティログタブという一元的な場所から確認できます。

このタブには以下のサブタブがあり、一連のロギングアクティビティを記録します。
| タブ | ロギング |
|---|---|
| MLOpsのイベント | 重要なデプロイイベント。 |
| エージェントイベント | MLOpsエージェントからの管理および監視イベント。 |
| モデル履歴 | デプロイイベントの履歴ログ。 |
| ランタイムログ | カスタムモデルのランタイムログイベント。 |
| モデレーション | 評価とモデレーションのイベント。 |
再トレーニングポリシーをユースケースにリンクする¶
コンソールで再トレーニングポリシーを作成すると、既存のユースケースを選択するか、新しいユースケースを作成して、ポリシーをワークベンチのユースケースにリンクすることができます。 再トレーニングポリシーがユースケースにリンクされると、登録済みの再トレーニングモデルがユースケースのアセットにリストされます。 ユースケースに再トレーニングポリシーをリンクするには、ポリシーの作成時にユースケースを選択します。

デプロイがユースケースにリンクされている場合、そのデプロイの再トレーニングポリシーと結果として再トレーニングされたモデルは、そのユースケースに自動的にリンクされます。ただし、各ポリシーのデフォルトのユースケースを上書きできます。 デプロイ設定で再トレーニングユーザーが指定されている場合、そのユーザーはユースケースのオーナーまたはユーザーのアクセス権を持っている必要があります。
Classic UIでの再トレーニングポリシーの管理
Classic UIから再トレーニングポリシーの開始や再トレーニングポリシーのキャンセルはできますが、再トレーニングポリシーを編集または削除するには、NextGen UIを使用します。
レジストリでモデルのインサイトを表示¶
レジストリのDataRobotモデルとカスタムモデルについて、インサイトタブが一般提供されました。 この機能が一般提供されたことで、以下のインサイトが得られます。






| インサイト | 説明 | 問題のタイプ | スライスされたインサイト |
|---|---|---|---|
| 特徴量のインパクト | モデルの決定を推進している特徴量を表示します。 | すべて | ✔ |
| 個々の予測の説明 | 各特徴量が特定の予測にどの程度寄与するかを、平均値との差に基づいて推定します。 | 二値分類、連続値 | ✔ |
| SHAP分布:特徴量ごと | SHAP値と特徴量値の分布をバイオリンプロットで表示し、特徴量値が予測に与える影響の分析に役立てます。 | 二値分類、連続値 | ✔ |
| リフトチャート | モデルがターゲットの母集団をどの程度うまく分割しているか、そしてターゲットを予測することができるかを示します。 | すべて | ✔ |
| ROC曲線 | モデルに関連した分類、パフォーマンス、および統計を調べるためのツールを提供します。 | 二値分類 | ✔ |
| 残差 | モデルの予測パフォーマンスと妥当性を理解するための散布図とヒストグラムを提供します。 | 連続値 | ✔ |
テキスト生成プロジェクトでコンプライアンスドキュメントのテンプレートをサポート¶
このリリースから、テンプレート管理者権限を持つユーザーは、テキスト生成プロジェクトでコンプライアンスドキュメントのテンプレートを作成できるようになりました。

詳細については、コンプライアンスドキュメントの生成およびコンプライアンスレポートのテンプレートビルダーをご覧ください。
カスタムモデルでのボルトオンのガバナンスAPIの連携¶
構造化カスタムモデルを構築する際に利用できるchat関数を使うと、テキスト生成カスタムモデルがボルトオンのガバナンスAPIを実装できるため、ストリーミングレスポンスが可能になり、LLMのコンテキストとしてチャット履歴が提供されます。 デプロイされたLLMブループリントでボルトオンのガバナンスAPIを使用する場合、modelパラメーターの推奨値については利用可能なLLMを参照してください。 あるいは、予約値 model="datarobot-deployed-llm" を指定して、LLMプロバイダーのサービスを呼び出すときに、LLMブループリントが関連するモデルIDを自動的に選択するようにします。
ワークベンチで、chat関数を実装したデプロイ済みLLMを追加する場合、プレイグラウンドは優先通信手段としてボルトオンのガバナンスAPIを使用します。 LLMブループリントに関連付けられたチャットモデルIDを入力して、プレイグラウンドからデプロイされたLLMへのリクエストにmodelパラメーターを設定します。 あるいは、datarobot-deployed-llmを入力して、LLMプロバイダーのサービスを呼び出すときに、LLMブループリントが関連するモデルIDを自動的に選択するようにします。

レジストリでは、モデルワークショップはボルトオンのガバナンスAPIを使用したテストの実行をサポートしています。 テキスト生成カスタム推論モデルは、スタートアップテストと、予測エラーテスト(予測 API)またはチャットエラーテスト(ボルトオンのガバナンスAPI)のいずれかを実行します。

詳しくは、ドキュメント、注意事項、およびノートブックの例をご覧ください。
セキュリティが強化されたカスタムモデルのドロップイン環境¶
2025年3月にリリースされたマネージドAIプラットフォームから、ほとんどの汎用DataRobotカスタムモデルのドロップイン環境は、セキュリティが強化されたコンテナイメージになりました。 カスタムジョブの実行にセキュリティが強化された環境が必要な場合、POSIX-shell標準に準拠したシェルコードのみがサポートされます。 POSIXシェル標準に準拠したセキュリティ強化環境では、限られたシェルユーティリティのみがサポートされています。
実行環境の改善(一般提供)¶
カスタムモデルを作成して環境を選択したら、環境バージョンを管理して最新の状態にすることができます。 更新したいモデルとバージョンについて、アセンブルタブで環境セクションに移動します。 環境バージョンメニューで、より新しいバージョンの環境が利用可能な場合は、最新のものを使用をクリックしてカスタムモデルを更新し、正常に構築された最新バージョンを使用することができます。

さらに、環境バージョンの情報を表示をクリックすると、環境のバージョン、バージョンID、環境ID、説明を確認できます。

カスタム環境のバージョン情報は、カスタムモデルのバージョン詳細でも確認できます。
デプロイで予測警告を有効にする¶
信頼性 > 予測警告タブで、連続値モデルのデプロイに対して予測警告を有効にします。 予測警告を使用すると、予期された結果に予測が一致しないときを識別することによって、運用環境でのリスクを緩和し、モデルをより頑強にできます。 この機能では、いつ外れ値を含む予測がデプロイで生成されるかが検出され、その結果が予測と共にまとめてレポートされます。

デプロイで予測警告を有効にすると、警告をトリガーする異常な予測値には、時間経過に伴う予測の棒グラフでフラグが設定されます。 棒グラフの黄色のセクションは、ある時点における異常な予測を表しています。 特定の期間の異常な予測の数を表示するには、棒グラフのフラグ付き予測に対応するプロット上のポイントにカーソルを合わせます。

サポート終了/移行ガイド¶
MLOpsライブラリにはJava 11以降が必要¶
2025年3月以降、MLOps監視ライブラリはJava 11以降で動作する必要があります。 これには、監視のためのスコアリングコードモデルが含まれます。
記載されている製品名および会社名は、各社の商標または登録商標です。 製品名または会社名の使用は、それらとの提携やそれらによる推奨を意味するものではありません。



