カスタム指標¶
デプロイのモニタリング > カスタム指標タブでは、 データ探索タブから収集するデータ(または他のカスタム指標を介して計算されたデータ)を使用して、カスタムビジネス指標またはパフォーマンス指標を計算して監視できます。 これらの指標は、変更可能なカスタム指標のサマリーダッシュボードに記録され、そこで各指標の経時変化を監視、視覚化、およびエクスポートします。 この機能により、組織固有の指標を実装して、DataRobotに組み込まれているサービスの正常性、データドリフト、精度の各指標によって提供されるインサイトを拡張できます。
カスタム指標数の上限
デプロイごとに最大50個のカスタム指標を設定でき、その50個のうち5個をホストされたカスタム指標にすることができます。
カスタム指標を表示して追加するには、コンソールでカスタム指標を作成するデプロイを開き、モニタリング > カスタム指標タブをクリックします。

どのようなカスタム指標がサポートされていますか?
3つのタイプのカスタム指標を使用できます。
| カスタム指標の種類 | 説明 |
|---|---|
| 外部カスタム指標 |
|
| ホストされたカスタム指標 |
|
| ホストされたカスタム指標テンプレート |
|
カスタム指標を追加¶
指標を追加するには、予測モデルデプロイまたは生成モデルデプロイで、モニタリング > カスタム指標タブをクリックします。 次に、カスタム指標タブで、+ カスタム指標を追加をクリックし、次のカスタム指標タイプのいずれかを選択して、テーブルでリンクされている設定ステップに進みます。


| カスタム指標の種類 | 説明 |
|---|---|
| 新しい外部指標 | 指標の計算がDataRobotによって直接ホストされないカスタム指標を追加します。 外部指標は、DataRobotが保存および視覚化するための指標値を送信するために使用されるシンプルなAPIです。 指標の計算は、ユーザーが外部で処理します。 外部指標は、ノートブック、ジョブ、カスタムモデルなどのDataRobotの他のツール、Airflowなどの外部ツール、またはクラウドプロバイダーと組み合わせて、特定の指標に必要なホスティングと計算を提供できます。 外部カスタム指標は、DataRobotで追跡および視覚化するためにAIソリューションから値を保存するシンプルなオプションを提供します。 たとえば、LLMプロバイダーによって計算されたLLMコストの経時変化を追跡できます。 |
| 新しいホストされた指標 | 指標計算がDataRobot内のカスタムジョブでホストされるカスタム指標を追加します。 ホストされた指標の場合、DataRobotはデータのプル、指標値の計算、値をストレージに保存、およびデータの視覚化を調整します。 外部ツールまたはインフラストラクチャは必要ありません。 ホストされたカスタム指標は、DataRobotでビジネス固有の指標とダッシュボードを構築するための完全なエンドツーエンドワークフローを提供します。 |
| テンプレートから新規作成 | テンプレートからカスタム指標、またはDataRobotがコードを提供し作成プロセスを自動化するホストされたカスタム指標のすぐに使用できる例を追加します。 指標テンプレートを使用すると、最初から開始することなく、ホストされた指標が生成されます。 テンプレートはDataRobotによって提供され、そのまま使用したり、変更して新しい指標を計算したりできます。 ホストされたカスタム指標テンプレートは、DataRobotが実装例と完全なエンドツーエンドワークフローを提供するカスタム指標を開始する最も簡単な方法を提供します。 数回のクリックで使用できます。 |
外部カスタム指標の追加¶
外部カスタム指標を使用すると、DataRobotの外部で計算が行われる指標を作成できます。 外部指標を使用すると、DataRobotに保存および視覚化する指標値を送信できます。 外部指標は、ノートブック、ジョブ、カスタムモデルなどのDataRobotの他のツール、Airflowなどの外部ツール、またはクラウドプロバイダーと組み合わせて、特定の指標に必要なホスティングと計算を提供できます。
外部カスタム指標を追加するには、カスタム指標を追加ダイアログボックスで指標の設定を行い、カスタム指標を追加をクリックします。


| フィールド | 説明 |
|---|---|
| 名前 | 指標のわかりやすい名前。 この名前は、カスタム指標のサマリーダッシュボードに表示されます。 |
| 説明 | (オプション)カスタム指標の説明。たとえば、目的、計算方法などを説明することができます。 |
| Y軸の名前(ラベル) | 従属変数のわかりやすい名前。 この名前は、カスタム指標のサマリーダッシュボードのカスタム指標のチャートに表示されます。 |
| デフォルトの間隔 | 選択した集計タイプで使用されるデフォルトの間隔。 時間のみサポートされています。 |
| 指標の種類 | 作成する指標のタイプ、数値またはカテゴリー 利用可能な指標設定は、この選択に基づいて変更されます。 |
| 数値指標の設定 | |
| ベースライン | (オプション)x%良い値またはx%悪い値を計算するときに比較の基準として使用する値。 |
| 集計タイプ | 指標計算のタイプ。 単一の時点で測定された個別の値を持つ指標を、合計、平均、またはゲージから選択します。 |
| 指標の方向性 | 指標の方向性:指標の変化をどのように視覚化するかを制御します。 大きいほど良いまたは低いほど良いを選択できます。 たとえば、低いほど良いを選択すると、カスタム指標の計算値が10%減少することが、10%改善とみなされ、緑色で表示されます。 |
| カテゴリー指標の設定 | |
| クラス名 | 追加された各クラスについて、わかりやすい名前(最大200文字) |
| ベースライン | (オプション) 追加された各クラスについて、x%良いまたはx%悪い値を計算する際に比較の基準となる値 |
| クラスの方向 | 追加された各クラスについて、指標の変化がどのように視覚化されるかを制御する指標の方向性 大きいほど良いまたは低いほど良いを選択できます。 たとえば、低いほど良いを選択すると、カスタム指標の計算値が10%減少することが、10%改善とみなされ、緑色で表示されます。 |
| +クラスを追加 | カテゴリー指標に必要な各クラスを定義するには、+ クラスを追加をクリックし、上記の必要なクラス設定を行います。 最大10クラスまで追加できます。 クラスを削除するには、 クラスを削除をクリックします。 |
| モデル固有の集計設定 | |
| モデル固有のものです | この設定を有効にすると、データセットで提供されたモデルパッケージID(登録されているモデルバージョンID)を使用して、指標をモデルにリンクします。 この設定は、値が集計(またはアップロード)される場合に影響します。 例:
|
| 地理空間 | カスタム指標で地理空間データを使用するかどうかを決定します。 有効にした場合、地理空間セグメント属性を選択します。 デプロイには、少なくとも1つの地理空間/位置特徴量が必要です。 |
| 列名の定義 | |
| タイムスタンプ列 | タイムスタンプを含むデータセット内の列。 |
| 値列 | カスタム指標の計算に使用される値を含むデータセット内の列。 |
| 日付形式 | (オプション)タイムスタンプ列で使用される日付形式。 |
プレミアム機能
地理空間の監視はプレミアム機能です。 この機能を有効にする方法については、DataRobotの担当者または管理者にお問い合わせください。
地理空間特徴量の監視サポート
地理空間特徴量の監視は、二値分類、多クラス、連続値、位置のターゲットタイプでサポートされています。
備考
カスタム指標にデータをアップロードするときに、列名の定義設定をオーバーライドできます。
ホストされたカスタム指標の追加¶
ホストされたカスタム指標を使用すると、デプロイに組織の特殊な指標を最大5つ実装し、 DataRobot Notebooksを使用してカスタム指標コードをアップロードし、カスタムジョブインフラストラクチャで指標計算をホストできます。 作成後、これらのカスタム指標は、他のデプロイで再利用できます。
カスタム指標数の上限
デプロイごとに最大50個のカスタム指標を設定でき、その50個のうち5個をホストされたカスタム指標にすることができます。
時系列のサポート
DataRobotモデル指標(DMM)ライブラリは、時系列モデル、特に時系列モデルの データエクスポートをサポートしていません。 データのエクスポートと取得には、 DataRobot APIクライアントを使用します。
カスタム指標を追加ダイアログボックスで、ホストされたカスタム指標を追加するには、指標を設定し、ノートブックからカスタム指標を追加をクリックします。

| フィールド | 説明 |
|---|---|
| 名前 | (必須)指標のわかりやすい名前。 この名前は、カスタム指標のサマリーダッシュボードに表示されます。 |
| 説明 | カスタム指標の説明。たとえば、目的、計算方法などを説明することができます。 |
| Y軸の名前(ラベル) | (必須)従属変数のわかりやすい名前。 この名前は、カスタム指標のサマリーダッシュボードのカスタム指標のチャートに表示されます。 |
| デフォルトの間隔 | 選択した集計タイプで使用されるデフォルトの間隔を決定します。 時間のみサポートされています。 |
| ベースライン | x%良い値またはx%悪い値を計算するときに比較の基準として使用する値を決定します。 |
| 集計タイプ | 指標を合計、平均、またはゲージ(単一時点で測定された明確な値を持つ指標)として計算するかどうかを決定します。 |
| 指標の方向性 | 指標の方向性を決定し、指標の変更を視覚化する方法を変更します。 大きいほど良いまたは低いほど良いを選択できます。 たとえば、低いほど良いを選択すると、カスタム指標の計算値が10%減少することが、10%改善とみなされ、緑色で表示されます。 |
| モデル固有のものです | この設定を有効にすると、データセットで提供されたモデルパッケージID(登録されているモデルバージョンID)を使用して、指標をモデルにリンクします。 この設定は、値が集計(またはアップロード)される場合に影響します。 以下に例を示します。
|
| 地理空間 | カスタム指標で地理空間データを使用するかどうかを決定します。 有効にした場合、地理空間セグメント属性を選択します。 デプロイには、少なくとも1つの地理空間/位置特徴量が必要です。 |
| スケジュール | カスタム指標に値が入力されるタイミングを定義します。 頻度(1時間ごと、1日ごと、1か月ごとなど)と時間を選択します。 詳細なスケジューリングオプションを使用するには、高度なスケジューラーを使用するを選択します。 |
プレミアム機能
地理空間の監視はプレミアム機能です。 この機能を有効にする方法については、DataRobotの担当者または管理者にお問い合わせください。
地理空間特徴量の監視サポート
地理空間特徴量の監視は、二値分類、多クラス、連続値、位置のターゲットタイプでサポートされています。
カスタム指標を設定すると、そのコードを含むノートブックがロードされます。 ノートブックには、1つのカスタム指標セルが含まれています。 カスタム指標セルは独自のノートブックセルで、指標のエクスポートと計算の方法を定義するPythonコード、スコアリングのコード、および指標を設定するコードが含まれます。 必要に応じて、カスタム指標セルのコードを変更します。 次に、セルの下部にあるカスタム指標コードをテストをクリックして、コードをテストします。 テストではカスタムジョブが作成されます。 テストが正常に実行された場合、カスタム指標コードをデプロイをクリックして、カスタム指標をデプロイに追加します。
本機能の提供について
ホストされたカスタム指標のノートブックは、デフォルトではオフになっています。 この機能を有効にする方法については、DataRobotの担当者または管理者にお問い合わせください。
機能フラグ:Notebooksでカスタム環境を有効にする

コードが正しく実行されない場合、テスト完了後に、カスタム指標コードのテストに失敗しましたという警告が表示されます。 カスタム指標ジョブを開くをクリックしてジョブにアクセスし、ログを確認して問題のトラブルシューティングを行います。

カスタム指標のコードをトラブルシューティングするには、失敗したテストのログなどのジョブの実行タブに移動します。 失敗した実行で、 ログを表示をクリックします。

ギャラリーからホストされたカスタム指標を追加¶
カスタム指標ギャラリーは、事前に作成され、再利用と共有が可能なコードを含む一元化されたライブラリを提供します。このコードは、予測モデルや生成モデル向けに、ホストされた各種カスタム指標を実装します。 これらの指標は、変更可能なカスタム指標のサマリーダッシュボードで、外部のカスタム指標とともに記録されます。 このダッシュボードから、各指標の時間経過に伴う変化を監視、視覚化、およびエクスポートできます。 この機能により、組織固有の指標を実装して、DataRobotに組み込まれているサービスの正常性、データドリフト、精度の各指標によって提供されるインサイトを拡張できます。
事前に作成されたカスタム指標をデプロイに追加するには:
-
カスタム指標を追加パネルで、ユースケースに適したカスタム指標テンプレートを選択します。

DataRobotは、3つの異なるカテゴリーの指標タイプを提供しています。
カスタム指標のテンプレート 説明 上位x%のリコール 並べ替えられた予測確率の特定の上位部分に限定して、モデルのパフォーマンスを測定します。 リコールは、モデルによって正しく識別される実際の陽性の割合を計算するモデルのパフォーマンス指標です。 上位x%の陽性的中率 並べ替えられた予測確率の特定の上位部分に限定して、モデルのパフォーマンスを測定します。 陽性的中率は、予測された陽性の合計から正しく予測された陽性の観測値の割合を計算するモデルのパフォーマンス指標です。 上位x%のF1 並べ替えられた予測確率の特定の上位部分に限定して、モデルのパフォーマンスを測定します。 F1スコアは、陽性的中率とリコールの両方を考慮するモデルのパフォーマンス指標です。 上位x%のAUC(ROC曲線下の領域) 並べ替えられた予測確率の特定の上位部分に限定して、モデルのパフォーマンスを測定します。 カスタム指標のテンプレート 説明 平均二乗対数誤差(MSLE) 予測値と実測値の対数の平方差の平均を計算します。 これは、ターゲット値が人口数、期間内の商品の平均売上高などの指数関数的に増加すると予想される場合に、連続値問題で使用される損失関数です。 中央絶対誤差(MedAE) ターゲット値と予測値の間の絶対差の中央値を計算します。 これは、予測の精度を測定するために連続値問題で使用される堅牢な指標です。 カスタム指標のテンプレート 説明 読み終わるまでの時間 LLMが生成したテキストを人が読むのにかかる平均時間を推定します。 完了トークンの平均 リクエストされた期間の完了時のトークンの平均数を計算します。 使用されるcl100k_baseエンコーディングは、OpenAIモデル(gpt-4、gpt-3.5-turbo、text-embedding-ada-002)にのみ対応しています。別のモデルを使用する場合は、エンコーディングを変更してください。 コサイン類似度の平均 各プロンプトベクターと対応するコンテキストベクター間の平均コサイン類似度を計算します。 コサイン類似度の最大値 各プロンプトベクターと対応するコンテキストベクター間の最大のコサイン類似度を計算します。 コサイン類似度の最小値 各プロンプトベクターと対応するコンテキストベクター間の最小のコサイン類似度を計算します。 コスト 入力、出力、および検索されたテキストのトークン数を計算してから、トークンの価格設定を適用することで、LLMを使用する際の財務コストを推定します。 使用されるcl100k_baseエンコーディングは、OpenAIモデル(gpt-4、gpt-3.5-turbo、text-embedding-ada-002)にのみ対応しています。別のモデルを使用する場合は、エンコーディングを変更してください。 Dale-Chall 読みやすさ 難解な単語の割合と平均的な文章の長さに基づいて、テキストを理解するのに必要な米国の学年レベルを測定します。 ユークリッド平均 各プロンプトベクターと対応するコンテキストベクター間の平均ユークリッド距離を計算します。 ユークリッド最大値 各プロンプトベクターと対応するコンテキストベクター間の最大ユークリッド距離を計算します。 ユークリッド最小値 各プロンプトベクターと対応するコンテキストベクター間の最小ユークリッド距離を計算します。 フレッシュ読解容易性 テキストの読みやすさを、平均の文章長さと単語あたりの平均音節数に基づいて測定します。 プロンプトインジェクション[サイドカー指標] システムプロンプトの上書きや変更など、モデルの出力を変えることを目的とした入力操作を検出します。 この指標には、プロンプトインジェクション分類器の グローバルモデルを追加でデプロイする必要があります。 プロンプトトークンの平均 リクエストされた期間のプロンプトでの平均トークン数を計算します。 使用されるcl100k_baseエンコーディングは、OpenAIモデル(gpt-4、gpt-3.5-turbo、text-embedding-ada-002)にのみ対応しています。別のモデルを使用する場合は、エンコーディングを変更してください。 文章数 LLMによって生成されたユーザープロンプトとテキスト内の文章の総数を計算します。 センチメント テキストのセンチメントを肯定的か否定的に分類します センチメント[サイドカー指標] 事前に学習された感情分類モデルを使用して、テキストの感情を肯定的または否定的に分類します。 この指標には、感情分類器の グローバルモデルを追加でデプロイする必要があります。 音節数 ユーザープロンプトとLLMが生成したテキストに含まれる単語の音節数の合計を計算します。 トークンの平均 プロンプトと補完のトークンの平均を計算します。 使用されるcl100k_baseエンコーディングは、OpenAIモデル(gpt-4、gpt-3.5-turbo、text-embedding-ada-002)にのみ対応しています。別のモデルを使用する場合は、エンコーディングを変更してください。 毒性[サイドカー指標] 事前に訓練された差別的発言の分類モデルを使用してテキストの毒性を測定し、有害なコンテンツを防止します。 この指標には、毒性分類器の グローバルモデルを追加でデプロイする必要があります。 ワードカウント ユーザープロンプトとLLMが生成したテキストに含まれる単語数の合計を計算します。 日本語テキストの指標 [日本語] 文字数 LLMでの作業中に生成された文字数の合計を計算します。 [日本語] PII出現数 LLMでの作業中に発生したPIIの総数を計算します。 -
リストから指標を選択したら、カスタム指標設定サイドバーで、指標計算スケジュールを設定するか、指標計算を直ちに実行し、必要に応じて指標ベースライン値を設定します。

サイドカー指標
[sidecar metric]を選択した場合は、アセンブルタブを開いたときに、ランタイムパラメーターセクションに移動してSIDECAR_DEPLOYMENT_IDを設定します。サイドカー指標を、その指標の計算に必要な接続されたデプロイに関連付けます。 指標を計算するモデルをデプロイしていない場合、これらの指標には、 グローバルモデルとして事前に定義されたモデルがあります。 -
指標を作成をクリックします。 新しい指標が、カスタム指標ダッシュボードに表示されます。

-
カスタム指標を作成すると、その指標に関連付けられたカスタムジョブを表示できます。 このジョブは定義されたスケジュールで実行され、ギャラリーからではない ホストされたカスタム指標と同様にカスタム指標を計算します。 関連付けられたカスタムジョブへのアクセスと管理を行うには、アクションメニュー をクリックして、 カスタムジョブを開くをクリックします。

カスタム指標にデータをアップロード¶
カスタム指標を作成した後、データを提供して指標を計算できます。
-
カスタム指標タブで、データをアップロードするカスタム指標を見つけ、 データをアップロードするアイコンをクリックします。

-
データをアップロードダイアログボックスで、アップロード方法を選択してから、次へをクリックします:

アップロード方法 説明 データレジストリを使用 データセットを選択パネルで、データセットをアップロードするか、またはリストからデータセットをクリックして、その後確認をクリックします。 データレジストリには、 データ探索タブのデータセットが含まれます。 APIを使用 APIクライアントを使用ダイアログボックスで、クリップボードにコピーをクリックしてから、APIスニペットを変更し、それを使用してデータセットをアップロードします。 1回のAPI呼び出しで最大10,000個の値をアップロードできます。 -
データセット列を選択ダイアログボックスで、以下を設定します。

フィールド 説明 タイムスタンプ列 (必須)タイムスタンプを含むデータセット内の列。 値列 (必須)カスタム指標の計算に使用される値を含むデータセット内の列。 関連付けID 予測値を実測値にリンクするためにカスタム指標で必要とする関連付けIDを含む行。 日付形式 タイムスタンプ列で使用される日付形式。 -
データをアップロードするをクリックします。
カスタム指標の管理¶
カスタム指標ダッシュボードでは、カスタム指標を追加した後、それらを編集または削除できます。

カスタム指標タブで、管理したいカスタム指標を見つけてから、アクションメニュー をクリックします。
-
指標を編集するには、 編集をクリックし、変更可能な設定を更新して、カスタム指標を更新をクリックします。
-
指標を削除するには、 削除をクリックします。
カスタム指標ダッシュボードの表示設定¶
以下の設定を行い、ダッシュボードに表示するカスタム指標の計算を指定します。
評価とモデレーションのカスタム指標には関連付けIDが必要
評価とモデレーションを設定するときに追加された指標について、カスタム指標タブでデータを表示するには、デプロイされたLLMを介して予測を開始する前に、関連付けIDを設定して予測ストレージを有効にします。 関連付けIDを設定せず、LLMの予測とともに関連付けIDを指定した場合、モデレーションの指標は カスタム指標タブでは計算されません。 この設定は、デプロイ 中やデプロイ 後に有効化できます。

| 設定 | 説明 | |
|---|---|---|
| 1 | モデル | カスタム指標を表示するデプロイのモデル(現在または以前)を選択します。 |
| 2 | 範囲(UTC)/ 日付スライダー | カスタム指標を表示する期間の開始日と終了日を選択します。 |
| 3 | 単位 | 日付スライダーの時間単位を選択します。 選択した時間範囲に基づき、単位を毎時、毎日、毎週、毎月から選択します。 時間範囲が7日を超える場合、単位を毎時にすることはできません。 |
| 4 | 表示を更新 | カスタム指標ダッシュボードを更新します。 |
| 5 | リセット | カスタム指標ダッシュボードの表示設定をデフォルトに戻します。 |
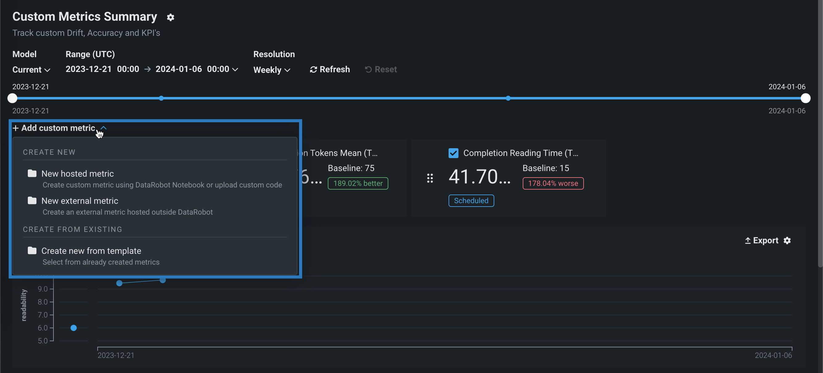
ダッシュボード上の指標の配置または非表示¶
カスタム指標のサマリーダッシュボードで指標を並べ替えたり非表示にしたりするには、移動または非表示にするカスタム指標を見つけます。
-
指標を移動するには、指標タイルの左側にあるグリッドアイコン をクリックしてから、指標を新しい場所にドラッグします。
-
指標のチャートを非表示にするには、指標名の横にあるチェックボックスをオフにします。

カテゴリー指標のチャートタイプの選択¶
カテゴリーの外部カスタム指標を追加した場合、カスタム指標サマリーダッシュボードの指標チャートは、折れ線グラフまたは棒グラフとして表示できます。 チャートビューを変更するには、プロット領域の右上隅にある設定アイコンをクリックしてから、折れ線グラフとして表示チェックボックスをオン(またはオフ)します。


地理空間指標のチャートタイプを選択¶
プレミアム機能
地理空間の監視はプレミアム機能です。 この機能を有効にする方法については、DataRobotの担当者または管理者にお問い合わせください。
地理空間特徴量の監視サポート
地理空間特徴量の監視は、二値分類、多クラス、連続値、位置のターゲットタイプでサポートされています。
地理空間指標を追加した場合、カスタム指標のサマリーダッシュボード上の指標チャートは、標準のチャートまたは地理空間チャート(地図に重ねて表示)として表示できます。 表示を変更するには、プロット領域の右上隅にある地理空間チャートを表示をクリックします。

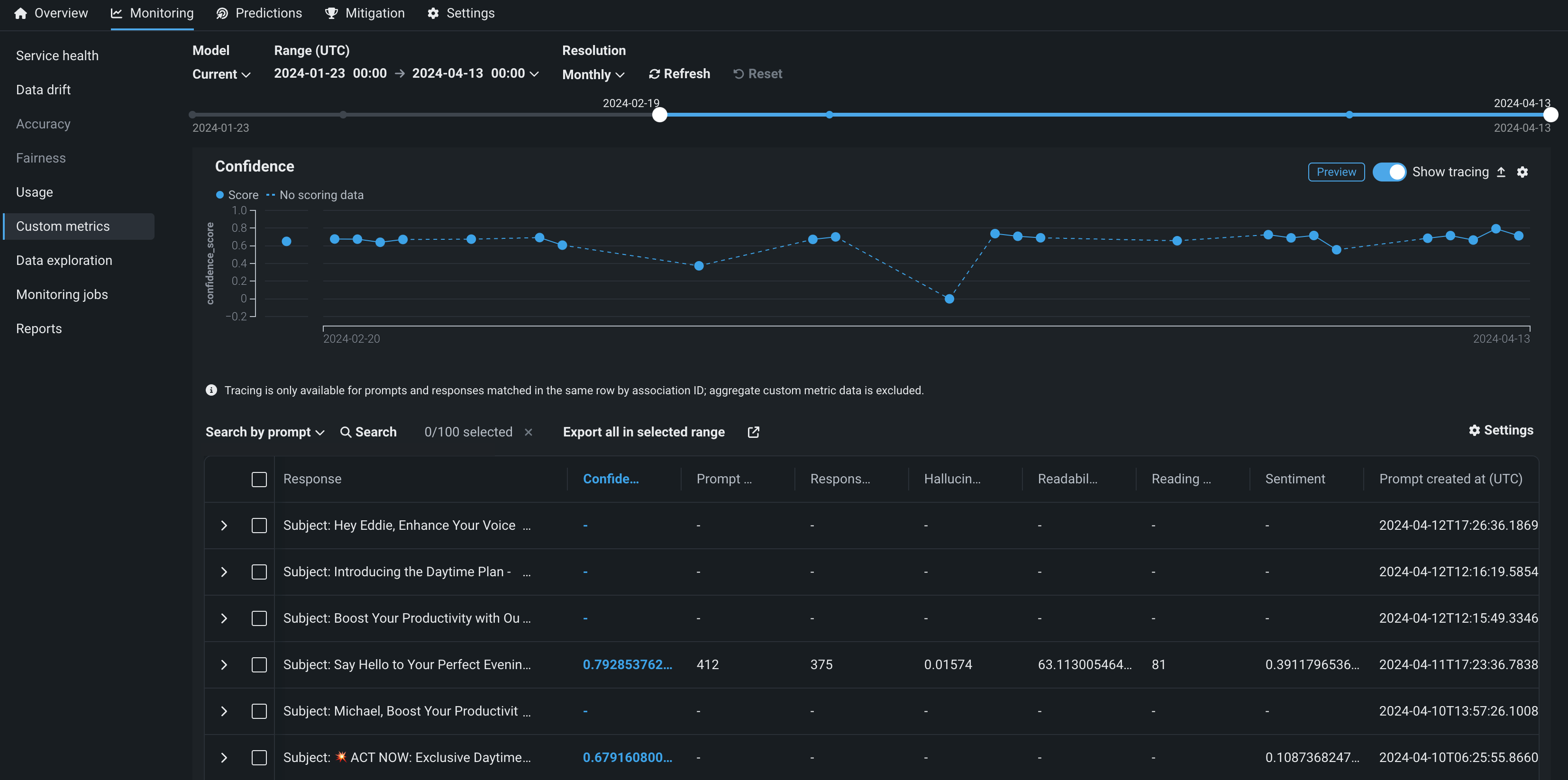
指標データの探索¶
本機能の提供について
トレースはプレミアム機能です。 この機能を有効にする方法については、DataRobotの担当者または管理者にお問い合わせください。
機能フラグ:テキスト生成のターゲットタイプでデータ品質テーブルを有効にする(プレミアム機能)、生成モデルで実測値の保存を有効にする (プレミアム機能)
生成AIデプロイのカスタム指標タブのカスタム指標チャートのヘッダーで、トレースを表示をクリックして、関連付けIDで一致した行ごとのプロンプト、回答、ユーザー評価、およびその他のカスタム指標スコアを表示します。 このビューでは、生成AIモデルの回答の品質に関するインサイトが、ユーザーによる評価と、実装した生成AIのカスタム指標に基づいて提供されます。 をクリックしてカスタム指標のデータをダウンロードすることもできます。

プロンプトと回答の一致
トレーステーブルを使用するには、同じ行でプロンプトと回答を一致させる関連付けIDを定義します。 トレース分析は、同じ行で関連付けIDが一致するプロンプトと回答でのみ利用できます。集計カスタム指標データは除外されます。
データ探索のためのトレーステーブルを開くと、関連付けIDが一致するプロンプト、回答、ユーザー評価などのカスタム指標スコアを行ごとに確認できます。 現在、テーブルに表示されているカスタム指標がハイライトされます。 トレーステーブルの特定の行を検索で見つけます。 検索条件をクリックし、プロンプトの値、回答、実測値のいずれかを選択します。 次に検索 をクリックします。 開くアイコン をクリックすると、詳細パネルが展開され、行の完全なプロンプトおよび関連付けIDでプロンプトに一致する回答が表示されます。

さらに、トレーステーブルに表示される行を設定するには、 設定をクリックして列管理パネルを開きます。このパネルでは、列の選択、非表示、並べ替えを行うことができます。 外部で使用するために列をエクスポートするには、選択された範囲のすべてをエクスポートをクリックして、カスタム指標の上部で現在選択されている時間範囲のすべての行をエクスポートするか、テーブルで1つ以上の行を選択している場合は、選択された行をエクスポートをクリックします。