異常評価¶
| タブ | 説明 |
|---|---|
| パフォーマンス | 選択したバックテストのデータがプロットされ、最大500の異常ポイントのSHAPの説明が表示されます。 |
チャートの赤いポイントは、説明が計算されていて利用可能であることを示しています。 説明をクリックすると、選択した特徴量の時間の経過に伴う特徴量チャートが展開および計算されます。 チャートと説明は異常の原因を示します。
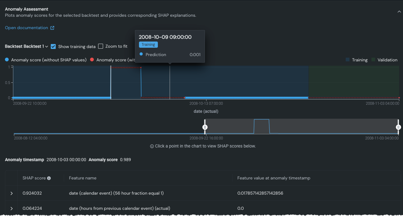
異常評価チャート¶
タブを開いてクリックして評価を計算すると、検定データの最も異常なポイントがデフォルトで選択され(白い垂直バー)、以下の対応する説明が表示されます。 任意のポイントにカーソルを合わせると、そのポイントの予測が表示されます。バーを移動するには、チャートの別の場所をクリックします。 バーを移動すると、グラフの下の説明が更新されます。

備考
SHAPの説明は、バックテストごとに最大500の異常ポイントを搭載します。 選択したバックテストのサンプルポイントが500を超す場合、表示には、SHAPの説明があるポイントが赤で示され、SHAPの説明ないポイントが青で示されます。 言い換えれば、この場合、色のコーディングは異常スコアの値ではなくSHAPの説明の可用性を示しています。
チャート表示の制御¶
チャートには、表示を変更するいくつかのコントロールがあり、特定の関心領域に焦点を合わせることができます。

バックテスト/系列セレクター
ドロップダウンを使用して、特定のバックテストまたはホールドアウトパーティションを選択します。 チャートが更新され、その日付範囲内のデータのみが含まれます。 複数系列プロジェクトの場合は、追加のドロップダウンを使用して目的の系列を選択できます。

トレーニングデータに対する予測/トレーニングデータを表示
最初、異常評価チャートには検定データで見つかった異常が表示されます。 トレーニングデータに対する予測をクリックすると、トレーニングデータ内の異常ポイントが計算されます。 しかし、トレーニングデータは、将来のデータを予測するモデルの能力を正しく測定するものではありません。
計算が完了したら、トレーニングデータを表示オプションを使用して、トレーニングデータと検定データ(ボックスが選択された状態)または検定データ(ボックスの選択が解除された状態)を表示します。
枠に合わせてズーム
枠に合わせてズームを選択すると、ターゲット値の最小値および最大値に一致するようにチャートのY軸の値が変更されます。 このボックスをオフにすると、チャートにはターゲット値の完全な範囲が表示されます。 オンにすると、最小値から最大値にスケーリングされ、異常スコアの相対的な差分が変わる可能性があります。 詳細については、例(時系列の精度の説明内)を参照してください。
プレビューハンドル
プレビューペインのハンドルを使用して、上のチャートの表示を絞り込みます。 プレビューとチャートの両方のグラデーションの色は、パーティションの分割を示します(該当する場合)。 プレビューペインへの変更は、時間の経過に伴う特徴量チャートの表示にも影響します。

異常情報の表示¶
グラフの任意のポイントにカーソルを合わせると、そのポイントの日付と予測スコアのレポートが表示されます。

ポイントをクリックして垂直バーをそのポイントに移動すると、表示されているSHAPスコアが更新されます。 SHAPスコアは、機能が予測にどのように関与しているかを理解するのに役立ちます。
備考
SHAPの個々の「予測の説明」のインサイトは、時系列プロジェクトではサポートされていません。 ただし、 SHAPスコアは異常評価のために一部のポイントに対して実行されます。
チャートを各部分をクリックすると、説明(スコア)のリストが変化します。 ポイントに異常がない場合、SHAPスコアは表示されません。 スコアを展開すると、時間の経過とともにチャート化された値が表示されます。

時間経過に伴う特徴量チャートの表示¶
SHAPスコアのリストの特徴量をクリックすると、その時間経過チャートが表示されます。 (詳細については、時系列ドキュメントの時間経過チャートに関する説明を参照してください。) プロットは、各バックテストと系列に対して計算されます。
白いバーは、チャート全体に設定された場所に基づきます。 選択した異常ポイントがトレーニングデータ内にあり、トレーニングデータを表示が選択されていない場合、バーは表示されません。
プレビューペインのハンドルをドラッグして、表示の焦点を合わせます。

チャートは、テキスト特徴量およびカテゴリー特徴量では使用できません。