データを探索¶
データタブには、選択されたユースケースに現在リンクされているすべてのデータセットとレシピが一覧表示されます。 このタブから、アセットを管理し、さまざまなデータアクションを起動することができます。

| 要素 | 説明 | |
|---|---|---|
| 1 | データを追加 | クリックすると「データを追加」モーダルが開き、現在のユースケースにデータセットを追加できます。 |
| 2 | 検索 | 特定のデータセットを検索します。 |
| 3 | アセットタイプアイコン | 各アセットの前には、以下のアイコンのいずれかが表示されます。
|
| 4 | アクションメニュー | アクションメニュー をクリックすると、データアセットを操作できます。 データセットでは、以下のことができます。
|
| 5 | ソート | データセット列を並べ替えます。 |
プレビュー
ワークベンチでの動的データセットのサポートは、デフォルトではオンになっています。
この機能が有効になっている場合:
- データ接続を介して追加されたデータセットは、データレジストリとユースケースに動的データセットとして登録されます。
- 接続を介して追加された動的データセットは、データレジストリで選択できます。
- DataRobotは、動的データセットの探索的データインサイトを表示するときに、新しいライブサンプルを取得します。
機能フラグ: ワークベンチで動的データセットを有効にする
データ探索ページ¶
データセットがワークベンチに登録されている間、DataRobotは探索的データ解析 (EDA1)も実行します。つまり、すべての特徴量を解析してプロファイリングし、特徴量型の検出、日付型特徴量の自動変換、特徴量の品質評価を行います。 登録が完了したら、EDA1の計算中に明らかになった情報を探索できます。
データ探索ページを開くには、確認したいデータセットの横にあるアクションメニュー をクリックし、探索するを選択します。 または、データセット名をクリックしてインサイトを表示します。
左側のアイコンを使うと、データセットのサマリー情報とEDAインサイトを提供する以下のページ間を移動できます。
現在参照しているデータセットバージョンのサマリー情報を表示します。

表示しているデータセットがパブリッシュされたラングリングレシピの出力である場合、ページの下部にあるレシピSQLをクリックして、データソースによって実行された操作の最終コンパイル形式を確認できます。

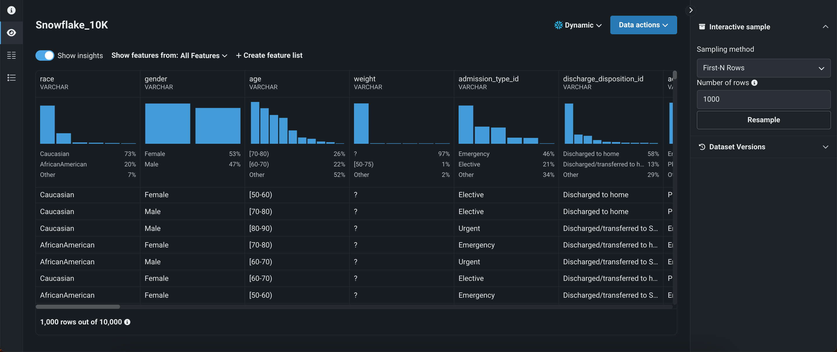
選択されたデータセットの均一ランダムサンプリングを使ってプレビューを表示します(詳細については、EDAインサイトを参照してください)。 データセットが動的なものであると、インタラクティブ操作用のサンプルを見ることができます。この場合、元のデータのランダムサンプリングが表示されます。 右パネルのインタラクティブ操作用サンプルで、サンプリング方法と行数を指定できます。 このオプションは、スナップショットデータセットでは利用できません。

特徴量のヒストグラムをクリックすると、追加のインサイトや情報を含む拡大版が開きます。

選択された特徴量セット内の各特徴量を表示します。 特徴量をクリックすると、サマリー指標や頻度値などの追加情報が表示されます。 得られるインサイトは、特徴量の型によって異なります。

データセットのすべてのDataRobotおよびカスタム特徴量セットを表示します。 ここから、新しい特徴量セットを作成したり、既存の特徴量セットを管理したりできます。

データセットのバージョン管理¶
データ探索ページはデータセットのバージョン管理をサポートしているので、同じページで新しいスナップショットの作成に加えて、データスナップショットの履歴にアクセスすることができます。 データセットのバージョン管理には、データ探索ページのどのビューからでもアクセスできます。
データセットのバージョンにアクセスするには、データのアクションの横にあるドロップダウンをクリックするか、右側のパネルでデータセットバージョンを開きます。

| 要素 | 説明 | |
|---|---|---|
| 1 | スナップショットポリシー | 選択したデータセットのバージョンを表示します。 スナップショットのバージョンが選択されている場合、DataRobotはスナップショット作成の日付と時刻を表示します。 ドロップダウンをクリックして、以下の項目にアクセスします。
|
| 2 | データセットバージョン | データセットのバージョン履歴を表示します。 別のバージョンを表示するには、データセットをクリックします。 |
| 3 | +スナップショットを作成/新しいバージョンをアップロード | データセットの他のバージョンを追加できます。登録が完了すると、新しいデータセットがバージョン履歴に表示されます。 さらに、ユースケースとデータレジストリに追加されます。
|
スナップショットポリシーのデータアクション
データ探索ページは、次のスナップショットポリシーをサポートしています。
- 動的:DataRobotはデータソースに接続し、ライブデータを使用して、選択したデータアクションを実行します。
- スナップショット:DataRobotに保存され、選択したデータアクションを実行するために使用される固定スナップショット。 ライブデータが頻繁に変更される場合、このポリシーは繰り返しエクスペリメントに推奨されます。
- 静的:選択したデータアクションを実行するために使用されるローカルファイル。
データセットアクション¶
データ探索ページで以下のアクションを実行できます(これらのアクションは、現在選択されているビューに関係なく有効です)。

| 要素 | 説明 | |
|---|---|---|
| 1 | データセット名 | データセットの名前を変更するには、データセットの名前をクリックします。 変更を保存するには、テキストフィールドの外側をクリックします。 |
| 2 | データのアクション | データのアクションドロップダウンを開き、現在表示しているデータセットで次のいずれかのアクションを実行します。
|
| 3 | データバージョンのアクション | データセットバージョンで、アクションメニュー をクリックして、特定のスナップショットデータセットに対して次のいずれかのアクションを実行します。
|
次のステップ¶
ここから、次のことができます。