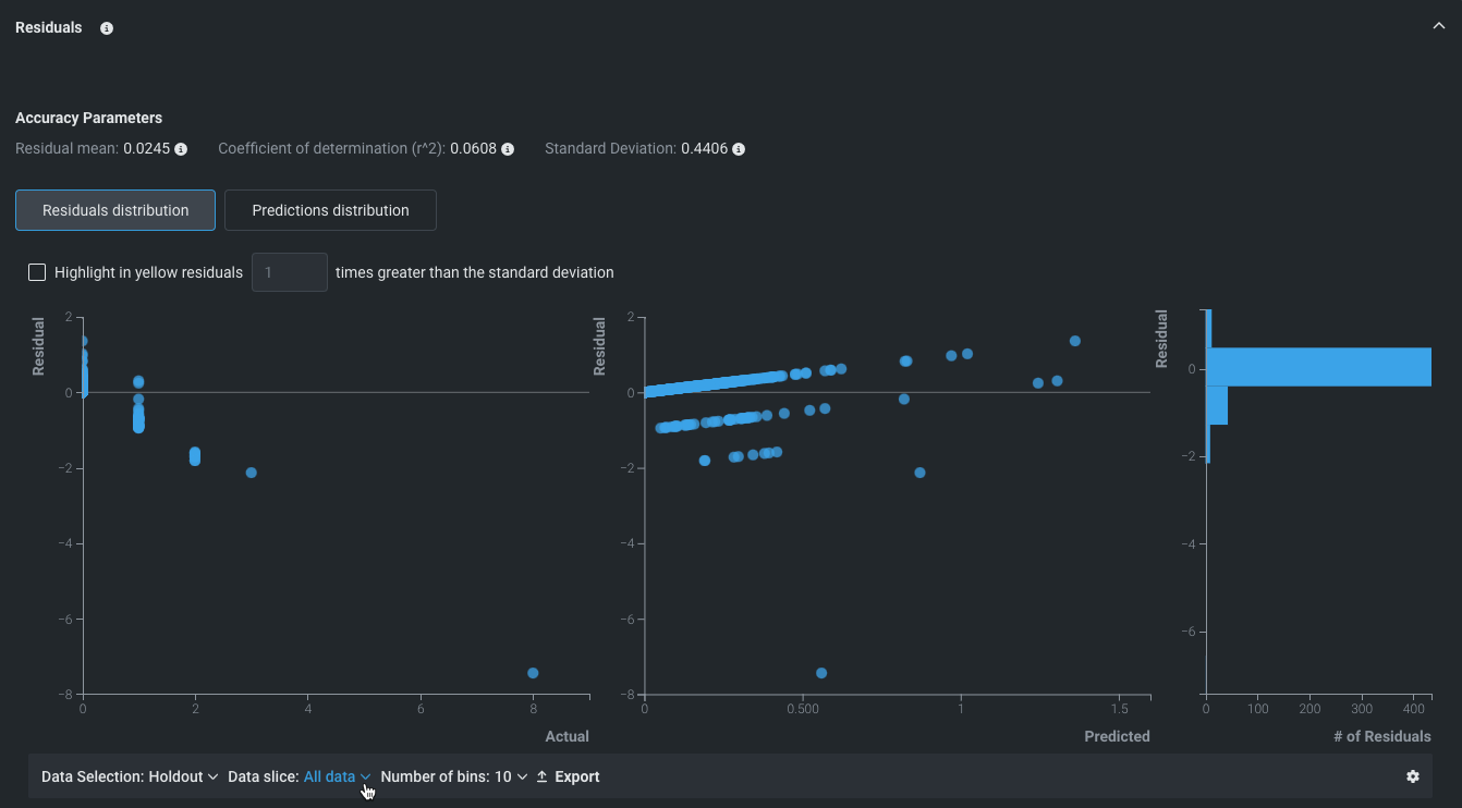
NextGen UIに関するドキュメント > AIエクスペリメント > モデルインサイトでの評価 > 残差 残差¶ タブ 説明 パフォーマンス モデルの予測パフォーマンスと妥当性を理解するのに役立ちます。 連続値エクスペリメントの場合、残差を使用すれば、データセットの実測値に対して、モデルがどの程度線形にスケールするかを測定できます。 これには、残差分析に役立つ複数の散布図および1つのヒストグラムが表示されます。 予測値と実測値の比較 残差と実測値の比較 残差と予測値の比較 残差ヒストグラム