2024年11月
2024年11月¶
2024年11月27日
このページでは、新たにリリースされ、DataRobotのSaaS型マルチテナントAIプラットフォームで利用できる機能についてのお知らせと、追加情報へのリンクを掲載しています。 リリースセンターからは、次のものにもアクセスできます。
11月リリースの機能¶
次の表は、新機能の一覧です。
目的別にグループ化された機能
| 名前 | 一般提供 | プレビュー |
|---|---|---|
| アプリケーション | ||
| アプリケーションテンプレートギャラリーを使用してDataRobotのアセットをプロビジョニング | ✔ | |
| モデリング | ||
| 個々の予測説明のためのバイオリン図の分布インサイト | ✔ | |
| 予測クラスタリングエクスペリメントでComposable MLのサポートを開始 | ✔ | |
| ワークベンチでGPUのサポートを一般提供 | ✔* | |
| 予測とMLOps | ||
| DataRobotでHugging Face HubからLLMをデプロイ | ✔* | |
| カスタムモデルでのボルトオンのガバナンスAPIの連携 | ✔ | |
| 管理 | ||
| お客様からのご意見を反映してホームページを変更 | ✔ | |
| API | ||
| Pythonクライアントv3.6 | ✔ | |
| DataRobot REST API v2.35 | ✔ | |
| 非構造化PDFドキュメントからベクターデータベースを作成 | ✔ | |
- プレミアム機能
アプリケーション¶
アプリケーションテンプレートギャラリーを使用してDataRobotのアセットをプロビジョニング¶
アプリケーションテンプレートは、DataRobotのリソースをプロビジョニングするためのコードファーストでエンドツーエンドのパイプラインを提供します。 カスタマイズ可能なコンポーネントを備えたテンプレートは、予測と生成のユースケースをサポートするDataRobotのリソースをプログラムで生成することで、ユーザーを支援します。 テンプレートには必要なメタデータが含まれ、依存関係の構成設定の自動インストールを実行し、既存のDataRobotインフラストラクチャとシームレスに連携するので、ソリューションの迅速なデプロイと設定に役立ちます。
モデリング¶
個々の予測説明のためのバイオリン図の分布インサイト¶
SHAP分布:特徴量ごとは、バイオリン図とも呼ばれ、さまざまなカテゴリー間でデータセットの確率分布を比較するための統計図です。 この新しいSHAPインサイトでは、1,000行のサンプリングに基づいて、行のコホートが表示され、特徴量ごとに視覚化されるため、SHAP値と特徴量値の分布を調べることができます。

DataRobotには、特徴量が予測に与える影響を分析するのに役立つ2つのSHAPツールが用意されています。
- 「SHAP分布:特徴量ごと」では、視覚化にバイオリン図を使用して、特徴量ごとにスコアの分布と密度を示します。
- 個々の予測の説明では、各特徴量が予測に与える影響を行ごとに示します。
予測クラスタリングエクスペリメントでComposable MLのサポートを開始¶
今回のリリースから、 ワークベンチと DataRobot Classicの両方で、教師なしクラスタリングエクスペリメントにComposable ML(編集可能なブループリント)を利用できるようになりました。 クラスタリングにComposable MLを利用すると、組み込みタスクやPython/Rのカスタムコードを用いて、ニーズに最適なブループリントを構築できます。

ワークベンチでGPUのサポートを一般提供¶
テキストや画像を含み、ディープラーニングモデルを必要とするユースケースにGPUワーカーを使用する機能が、 ワークベンチのエクスペリメントと DataRobot Classicで一般提供されました。 これは、トレーニング時間を短縮するプレミアム機能であり、有効になっている場合、エクスペリメントで追加の自動化設定からアクセスできます。 DataRobotは、特定のタスクを含むブループリントを検出します。これらのブループリントが検出されると、オートパイロットとブループリントのリポジトリの両方にGPU対応のブループリントが含まれます。 この機能を有効にする方法については、DataRobotの担当者にお問い合わせください。

予測とMLOps¶
DataRobotでHugging Face HubからLLMをデプロイ¶
モデルワークショップを使用して、一般的なオープンソースLLMを Hugging Faceハブから作成およびデプロイし、DataRobotのエンタープライズグレードのGenAI 可観測性とガバナンスでAIアプリを保護します。 新しい [GenAI] vLLM Inference Server実行環境および vLLM Inference Server Text Generation Templateは、DataRobotが提供するGenAIモニタリング機能および追加のガバナンスAPIとすぐに統合できます。

このインフラストラクチャは、LLMの推論と提供のためのオープンソースフレームワークであるvLLMライブラリを使用して、Hugging Faceライブラリと連携し、一般的なオープンソースLLMをHugging Face Hubからシームレスにダウンロードして読み込みます。 まず、テキスト生成モデルのテンプレートをカスタマイズしてください。 デフォルトではLlama-3.1-8b LLMが使われますが、engine_config.jsonファイルを修正して、使用したいOSSモデルの名前を指定することで、選択されているモデルを変更できます。
デフォルトではオフの機能フラグ:カスタムモデルでGPUを使用した推論を有効にする (プレミアム機能)
カスタムモデルでのボルトオンのガバナンスAPIの連携¶
chat()フックを使用すると、カスタムモデルにOpenAIチャット補完APIを実装して、チャット履歴やストリーミングレスポンスにアクセスできるようになります。
管理¶
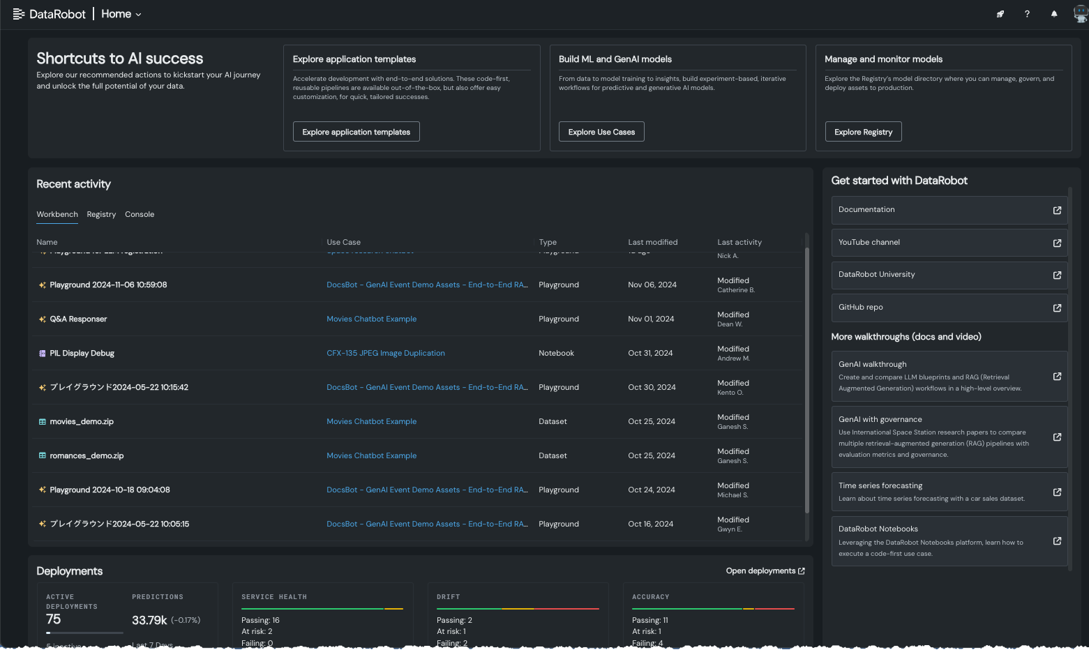
お客様からのご意見を反映してホームページを変更¶
2023年11月に導入されたDataRobotのホームページでは、DataRobotアプリで使用可能な豊富な情報にアクセスできます。 この新しいホームページは、お客様からのご要望にお応えして、新規のユーザーにはクイックヘルプを提供し、既存のユーザーには最近のアクティビティにアクセスできるように改良されました。 画面上部のタイルを使って、以下のものにすばやくアクセスできます。
-
アプリケーションテンプレートによるエンドツーエンドのソリューション。 これらのコードファーストで再利用可能なパイプラインは、すぐに使えますが、カスタマイズも簡単で、個々のニーズに合った成果をすばやく実現できます。
-
ユースケースディレクトリ。予測および生成AIモデルのためのエクスペリメントベースの反復ワークフローを作成または再利用できます。
-
レジストリのモデルタブ。アセットの管理、ガバナンス、本番環境へのデプロイが可能です。

API¶
Pythonクライアントv3.6¶
DataRobotのPythonクライアントのv3.6が一般提供されました。 v3.6で導入された変更の完全なリストについては、 Pythonクライアントの変更履歴を参照してください。
DataRobot REST API v2.35¶
DataRobotのREST API v2.35が一般提供されました。 v2.35で導入された変更の完全なリストについては、 REST APIの変更履歴を参照してください。
非構造化PDFドキュメントからベクターデータベースを作成¶
DataRobotでは、データセットでOCRを実行するサービスを提供し、PDFから非構造化データを簡単に抽出および準備して、ベクターデータベースを作成できるようになりました。これにより、DataRobot内でRAGフローの構築を開始できます。 このサービスでは、PDFドキュメントから抽出されたテキストでデータセットが生成され、出力されます。