時系列 (V7.0)¶
2021年3月15日
DataRobot v7.0.0リリースには、以下の多くの新しい時系列機能が含まれています。詳細については、その他のAutoML新機能も参照してください。
新しい時系列機能¶
以下の新しい時系列機能の詳細を参照してください。
- スマートでアンサンブルされたクラスター化されたブループリントによる精度の向上
- [モデルの比較]タブでのモデル間の異常検知パフォーマンスの比較
- 時系列プロジェクトで使用できるようになった単調モデリング
- 外部時系列デプロイを作成する
- [予測の作成]タブの時系列デプロイのサポート
- 利用可能になった詳細な時系列特徴量派生ドキュメント
- ベータ:DataRobotと外部の時間認識プロジェクトの予測の直接比較
- ベータ:新しい系列をモデル化する新手法による予測精度の向上
- ベータ:新しい系列の信頼性ルールによるトレーニング能力の拡張
スマートなアンサンブルおよびクラスター化されたブループリントにより、精度および構築時間が改善されています¶
リポジトリから利用可能。新しいクラスター化されたブループリントにより、さまざまな特徴量セットを持つさまざまなクラスターを使用して、さまざまなブループリントの「スマート」バージョンとアンサンブルバージョンの両方を作成できます。DataRobotは現在、パフォーマンスと類似性のクラスター化されたブループリントを提供していますが、新しいクラスター化されたブループリントは、選択したモデルからクラスター/特徴量セットのペアを選択し、精度を高め、構築時間を短縮します。DataRobotは拡張特徴量セット(カスタムリストを含むサポートされているリストで、特に時系列の有益な特徴量セットで効果的)を使用するようになりました。3つの特徴量セット(「差分なし」、「差分あり(最新)および「差分あり(季節)」に必要なすべての列が含まれています。これらの3つのグループから、DataRobotは3つの列セット(基本的な特徴量の列、短い周期性の特徴量、および長い周期性の特徴量)を作成します。次に、それらの列セットに従ってモデリングデータを分割し、グリッド検索を実行してモデルを調整します。

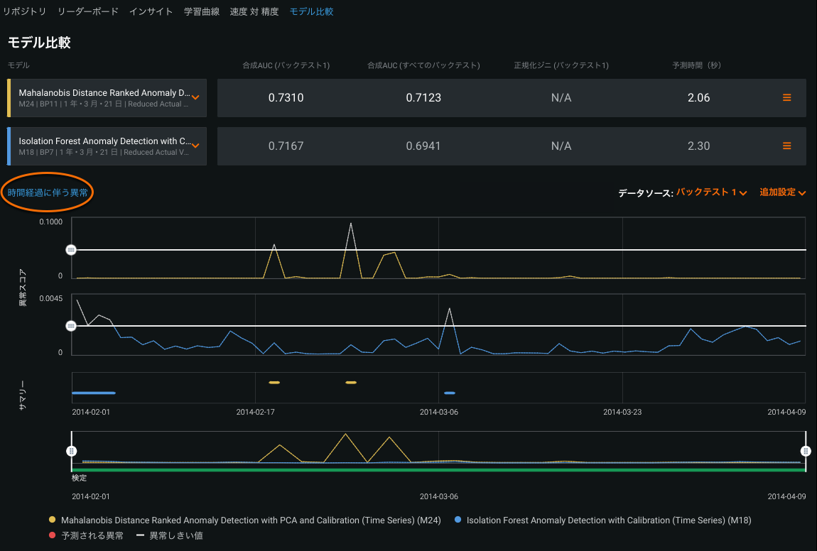
一般提供:[モデルの比較]タブでのモデル間の異常検知パフォーマンスの比較¶
モデルの比較タブには、時間認識プロジェクトのための追加の改善も導入されています。これで、「時系列の異常」を選択して、異常検知モデルを簡単に比較し、検出された異常について一致点と不一致点を探すことができます。異常しきい値を上下にドラッグして異常と見なされるものを制御し、バックテストと予測距離を設定して、最も関心のある結果をクローズアップできます。

一般提供:時系列プロジェクトで単調モデリングが利用可能になったので、望ましい結果とコンプライアンスを有効化できます。¶
規制が適用される業界では、特徴量とターゲットの間の方向関係性を強制することが望ましい場合があります(高い評価価値の住居の火災保険料が常に高くなるなど)。DataRobotはAutoMLプロジェクトでこの機能をサポートしていますが、このリリースでは時系列プロジェクトに追加されています。単調制約でのトレーニング(ビジネスナレッジに基づく)を行うことによって、特定のXGBoostモデルに特定の特徴量(元の特微量および派生した特微量)とターゲットの間の単調(常に増加または常に減少)関係性を学習させます。たとえば、リスクとクレジットカード残高の間に単調な関係を設定します(負の残高が大きい場合、承認リスクが高くなるなど)。これは、モデルがその関係性自体を学習するためではなく、ルールが既知として明示的に指定され、モデルが予測を行うときにこれらのルールを使用するためです。

一般提供:外部時系列デプロイの作成(MLOpsが必要)¶
一般提供機能。時系列モデルを作成して、DataRobotの外部にデプロイし、MLOpsエージェントを使用して予測統計をDataRobotに報告できます。DataRobotで時系列モデルを開発できるだけでなく、DataRobotのデプロイの監視および管理機能を維持しながら、簡単に使用できる形式でモデルをエクスポートできます。
一般提供:予測の作成タブの時系列デプロイのサポート(MLOpsが必要)¶
一般提供になりました。予測を作成インターフェースを使用して、デプロイ済みの時系列モデルでデータセットを効率的にスコアリングすることができます。このインターフェイスを使用すると、モデルの特徴量派生ウィンドウと予測行に関する情報を確認して、スコアリングしようとしているデータが適切な要件を満たしていることを確認できます。データセットを変更せずに特定の予測ポイントの予測を行うことができるように、スコアリングするデータセットの時系列オプションを設定することもできます。

利用可能になった詳細な時系列特徴量派生ドキュメント¶
アプリ内プラットフォームのドキュメントに、時系列特徴量派生プロセスのより完全な形式のビューが含まれるようになりました。新しく追加されたドキュメントでは、時系列モデリングデータセットの作成に使用される特徴量派生プロセス(使用された演算子と作成された特徴量名)が明確に示されています。

ベータ:時系列データ準備ツールはギャップ処理に対応し、不規則な時間ステップを使用する時間ベースのモードを可能にします。¶
一部の時系列では、データセットが不規則と検出されるた場合、DataRobotでは行ベースのモードのみがサポートされます。一部の系列では、時間ベースのモードがないと大きなギャップが生じることがあります。AIカタログから入手可能な時系列データ準備ツールは、この問題に対して解決策を提供します。これにより、データセットを指定された時間ステップに集計し、欠損している行のターゲットを補完できます。セレクターベースの方法(マニュアル)または編集可能なSpark SQLクエリーを使用して、新しいデータセットをSparkアセットとしてAIカタログに保存し直します。

ベータ:DataRobotと外部の時間認識プロジェクトの直接予測の比較は、ビジネス上の意思決定を促進するのに役立ちます¶
このリリースでは、DataRobotアプリケーションの外部にある既存の時間認識モデルを使用している組織は、それらのモデルから予測ファイルを作成し、それをベースライン精度の比較に使用できるようになりました。この機能は、既存の指標(RMSE、MAE、およびLogLoss)に基づく3つの追加の「フレーバー」を導入します。これらはすべて、外部ベースライン(アップロードされた予測)にスケーリングされ、リーダーボードから一目でわかる精度測定を提供します。この機能を使用するには、モデリングの前にファイルをDataRobotにアップロードし、高度なオプション > 時系列、および適切な指標を選択します。
標準RMSEの使用:

外部ベースラインにスケーリングされたRMSEの使用:

ベータ:新しい系列をモデル化する新手法により、予測精度、信頼性を改善できます¶
このリリースでは、十分な履歴データのない系列でのモデリングを行うことのできる「コールドスタート系列」モデリングが導入されています。たとえば、店舗内のすべてのSKUの需要予測で、これまでに販売したことのないアイテムの売上(「コールドスタート」系列)を予測したい場合があります。以前の時系列モデルでは、特定の予測ポイントの特徴量を派生するために必要な十分な履歴を持たない系列の予測を行うときにエラーが発生していました。オートパイロットに新しいブループリントが追加され、部分的な履歴を使用して、履歴をまったく使用せずに派生する特徴量をサポートできるようになりました。これらのブループリントには、2段階のアプローチが使用されます。最初のステージでは、平均化された派生した特徴量でうまく機能する主効果モデルが構築されます。2番目のステージでは、事前に既知の特徴量(使用可能な場合)を使用して、履歴レコードがない場の系列効果が説明され、部分履歴に系列効果が使用されます。特徴量派生プロセスで使用されたデータポイント(行)の数を示すために、特別な列が追加されています。

ベータ:新しい系列の信頼性ルールによるトレーニング能力の拡張¶
DataRobotは、新しい系列(以前にトレーニングされておらず、精度の高い予測のトレーニングデータセットに十分なポイントがない系列)の予測を可能にする複数系列ブループリントをサポートしています。これは、たとえば新製品の発売時に当初の売上予測が求められる場合の需要予測などに役立ちます。「コールドスタートモデリング」(十分な履歴データがない系列のモデリング)と組み合わせて、新しい系列を予測できるだけでなく、履歴のある系列の精度の高い予測を維持することもできます。これには、履歴を部分に使用する特徴量の派生、または履歴をまったく使用しない特徴量の派生をサポートする新しいオートパイロットのブループリントが必要です。
このサポートにより、次のような信頼性ルールを設定できます。
- 新しい系列をトリガーする(トレーニングデータには表示されない)。
- 指定されたアクションを実行する。
- 必要に応じて、カスタムエラーメッセージを返す。

v7.0.0で修正された時系列問題¶
リリース6.3.4では以下の問題が解決されています。
-
TIME-4983:Eureqaモデルが完了する前にキャンセルされた場合やエラーが発生した場合、不要なファイルが生成され、同じパラメーターで実行する後続のモデルが失敗する場合があった問題が解決されています。
-
TIME-6083:プロジェクト指標を含む、指数時系列プロジェクト上で時間階層モデルにRMSLEのエラーを発生させる問題が修正されました。このモデルをオートパイロットとリポジトリから削除することで問題が修正されました。これにより、同じ条件下にある階層モデルと2段階時系列モデルも削除されます。
-
TIME-6776:FW=[0, 0]プロジェクトのDeepARは無効になりました。
-
TIME-7322:時系列「デプロイに推奨」モデルの予測の説明が有効になりました。
-
XAI-3266:タイムウィンドウサンプリングを使用したOTVモデルのシャープレイベースの特徴量インサイトと予測の説明の生成を修正しました。