データとモデリング(V11.0)¶
2025年4月14日
DataRobot V11.0.0リリースには、以下で説明するように、データ、モデリング、管理に関する多くの新機能と機能強化が含まれています。 リリース11.0のその他の詳細については、以下をご覧ください。
リリースv11.0では、以下の言語のUI文字列の翻訳が更新されています。
- 日本語
- フランス語
- スペイン語
- 韓国語
- ブラジルポルトガル語
目的別にグループ化された機能
* プレミアム機能
データ¶
ワークベンチでのSQLレシピの作成¶
ワークベンチでSQLエディターをして、SQLクエリーで構成されたレシピを作成できます。このレシピにより、データセットを拡充、変換、整形、および組み合わせて、新しい出力データセットを作成できます。 SQLエディターを開くには、ユースケースのデータアセットタイルで、データセットの横にあるアクションメニューを開き、SQLエディターで開くを選択します。 プライマリーデータセットを充実させるために、元のデータセットと同じデータエンジンからデータ入力を追加できます。データ入力を追加したら、エディターへのSQLクエリーの追加を開始できます。 クエリーが完了したら、実行をクリックして結果をプレビューします。

サポートされているデータエンジン
SQLエディターは現在、Snowflake、BigQuery、Databricksをサポートしており、Sparkエンジンのプレビューサポートも行っています。
レジストリでのNextGenデータアセットの管理¶
レジストリのデータページは、NextGenでデータセットを管理するための一元的なハブであり、データを簡単に検索、共有、探索、再利用することができます。 レジストリに直接追加したデータセット、ユースケースにリンクしたデータセット、他のユーザーと共有したデータセット、または自分がメンバーになっているユースケースに他のユーザーが追加したデータセットがここに表示されます。 データレジストリでは、セキュリティ、コンプライアンス、一貫性を確保しながら、ビジネス上の問題への対処に必要なデータに簡単にアクセスできます。
データレジストリにアクセスするには、NextGenでレジストリを開き、データをクリックします。 ここから、データの確認、共有、削除ができます。

次に、個々のデータセットをクリックすると、データセットのプレビュー、メタデータ、インサイト、バージョン履歴、関連アクティビティが表示されます。

ワークベンチでのデータ準備をさらに改善¶
このリリースでは、ワークベンチのデータ準備機能が以下のようにアップデートされました。
-
ユースケースにデータを追加する前に、データをキャンバスに直接ドラッグアンドドロップしたり、提供されている別のアップロードオプションを選択したりできます。

-
データを追加モーダルでは、データをドラッグアンドドロップしてデータレジストリに登録することができます。
-
URLを使ってデータを追加することもできるようになりました。

時間認識データラングリングを一般提供¶
時間認識ラングリングを使えば、時間認識データの操作レシピを作成し、データ準備段階で時系列特徴量エンジニアリングを実行できます。 この方法では、時間認識ユースケースにおいて、10GBを超えるデータセットに特徴量エンジニアリングのメリットを活かします。 一般提供版では、Snowflake、Databricks、BigQueryの接続をサポートしています。 Postgresの接続とDataRobotのデータレジストリデータセットは現在プレビュー機能です。 ユーザー定義関数のインターフェイスが改善されたことで、新しい関数の作成や保存済みの関数の使用が可能になり、クエリーのパフォーマンスを大幅に向上させることができます。

大規模データセット向けに特徴量エンジニアリング機能を拡張¶
今回のデプロイでは、特徴量変換を用いた時間認識予測がワークベンチに導入されました。これにより、時間を認識したユースケースでは、10GBを超えるデータセットで特徴量エンジニアリングのメリットを活用できます。 この手法を時間認識ラングリングと組み合わせて使用すると、完全に透明な変換プロセスを実現できます。 予測距離に基づいて行を割り当て、予測を行う方法を設定するには、モデリングパラメーターを使用します。 それによって、DataRobotは各距離に別個のモデルを構築して、1行ずつ予測します。

モデリング¶
NextGenのモデルリーダーボードが再構成されたことで、インサイトのナビゲーションが容易に¶
今回のデプロイから、予測と時間認識の両方のエクスペリメントで、リーダーボードのインサイトがタブにまとめられ、各タブがインサイトの機能を示すようになりました。 特定のインサイトを検索したり、タブ内の複数のインサイトを同時に開いたりすることができます。
2つの新しいインサイトが導入されました。
-
関連アセット。どのアセットが現在のモデルにリンクしているかを示します。
-
指標スコア。すべての指標のすべてのパーティションスコアが、1つのビューに一覧表示されます。

さらに、4つの新しいインサイトがDataRobot Classicから移植されました。
- ログ
- モデル情報
- ダウンロード
- Eureqa
単一ビューでのモデル比較機能を一般提供¶
2023年9月にプレビュー機能としてリリースされたワークベンチのモデル比較機能が、時間認識以外のエクスペリメント(二値分類、連続値)で一般提供機能になりました。 機械学習でビジネス上の問題を解決する反復プロセスを簡略化するため、ワークベンチにはモデル比較ツールが用意されており、1つのユースケース内の任意の数のエクスペリメントから最大3つのモデルを並べて比較できます。 各エクスペリメントを個別に確認し、後で比較するために指標を記録する代わりに、単一のビューでさまざまなエクスペリメントのモデルを比較できます。
比較リーダーボードは、ワークベンチ内の任意のプロジェクトからアクセスできます。 フィルターを使用して、モデルの検索と選択、さまざまなインサイトでのモデルの比較、選択したモデルのメタデータの表示と比較を容易に行うことができます。 デモ動画をご覧ください。

ワークベンチでVisual Artificial Intelligence (AI)の画像オーグメンテーションのサポートを開始¶
画像オーグメンテーションは、既存の画像をランダムに変換することでモデリングデータセットを拡張する仕組みです。 エクスペリメントで有効にすると、シフト、スケーリング、ぼかしなど、さまざまな変換が可能になります。 モデルが構築されたら、アテンションマップ、画像埋め込み、ニューラルネットワーク視覚化ツールの各インサイトを使用して、モデルの意思決定の要因をより深く理解します。 Visual Artificial Intelligence (AI)は時系列エクスペリメントではサポートされていませんが、時間認識予測エクスペリメントでは利用可能です。

ワークベンチで多ラベルモデリングのサポートを開始¶
予測モデリングで多カテゴリーのターゲットがサポートされるようになり、多ラベルモデリングのエクスペリメントを構築できるようになりました。 多ラベルモデリングは分類タスクの一種で、データセットの各行を1つ、複数、またはゼロのラベルに関連付けることができ、標準の多クラスモデリングを超える柔軟性を提供します。 エクスペリメントを設定する際、モデルの複雑さを軽減するために、選択したラベルを削除する設定もできます。 モデリングが完了したら、多ラベル:ラベルごとの指標インサイトを使用して、さまざまな予測しきい値でのラベルごとの指標のパフォーマンスを集計することで、モデルを評価します。

Composable MLにスパース性関連のタスクを追加¶
Composable MLでは、スパース性に関する特定の入力要件を持つタスクがあります。 互換性を高め、これらのタイプのダウンストリームタスクに簡単に接続できるようにするため、2つの新しいタスク(Sparse to DenseとDense to Sparse)を使用して、カスタムコードなしで変換を実行できるようになりました。
Composable MLプロジェクトでクラスタリングのサポートを開始¶
クラスタリングは教師なし学習の応用で、自然なセグメントをグループ化して識別することでデータを探索できますが、Composable MLを適用してブループリントをカスタマイズするためのプロジェクトタイプとしてサポートされるようになりました。
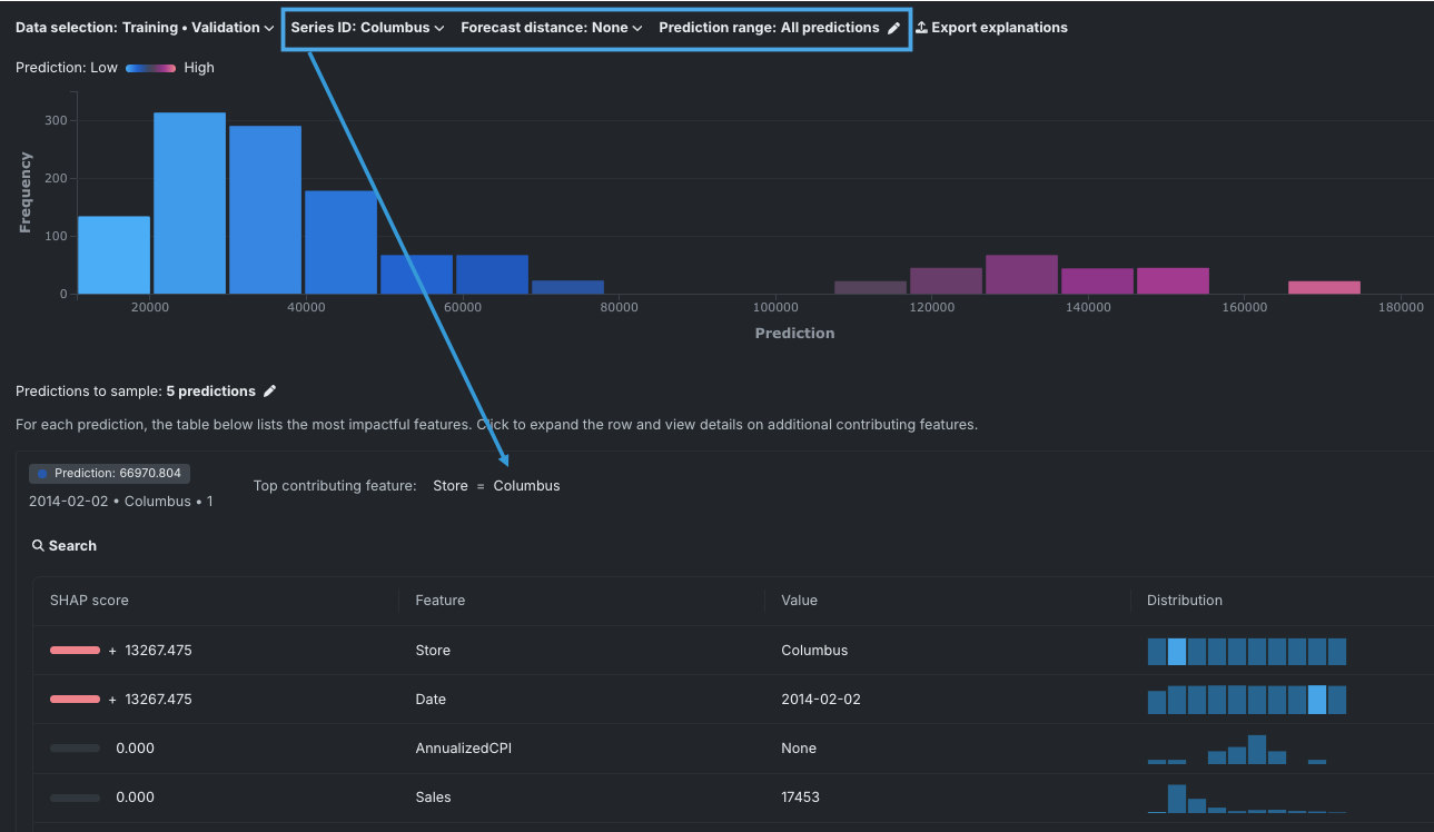
時系列エクスペリメントでユニバーサルSHAPのサポートを開始¶
今回のデプロイから、ワークベンチで時系列インサイト(特徴量のインパクト、個々の予測の説明、SHAP分布:特徴量ごと)のためにSHAP値の計算が可能になりました。 時系列エクスペリメントのモデルの場合、プライマリー日付、予測距離、および系列ID(存在する場合)の組み合わせごとに一意のSHAP値セットが計算されます。 すべての予測距離が考慮されます。 ドロップダウンを使用して、表示を制御します。

Classicでのブループリント詳細ビューを一般提供¶
リーダーボードのブループリントタブで確認できるブループリントは、デフォルトでは読み取り専用の要約ビューであり、最終モデルで使用されたタスクのみが表示されます。 しかし、元のモデリングアルゴリズムにはさらに多くの「ブランチ」が含まれていることが多く、DataRobotは、プロジェクトデータや特徴量セットに適用できないブランチを削除しています。 今回のリリースから、読み取り専用モードで詳細ビューの表示に切り替えられるようになりました。 以前はプレビュー機能であり、機能フラグが必要でした。 今回から一般提供機能になりました。

ワークベンチのエクスペリメントにEDA2のインサイトを追加¶
モデリング中に生成されたEDA2のインサイトに、ワークベンチのエクスペリメントからアクセスできるようになりました。 新しいタイルが3つ追加され、さまざまなインサイトにアクセスできます。
データプレビュータイルには、モデリングに使用したデータセットの特徴量がより視覚的に表示されます。また、頻出値チャートや折りたたみ可能なデータ品質評価も表示されます。 各特徴量をクリックすると、その他の情報やインサイトが表示されます。
特徴量タイルには、データセットの特徴量が、有用性スコアおよびサマリー統計とともに表形式で表示されます。 特定の特徴量を選択すると、データプレビュータイルに表示されるものよりも詳細なデータインサイトが表示されます。 得られるインサイトは、特徴量の型によって異なります。
データインサイトタイルには、特徴量の関連性のインサイトが表示され、データ内の関係性の追跡と可視化に役立ちます。

プラットフォーム¶
NextGenのUIとナビゲーションを改善¶
NextGenでは、ユーザーエクスペリエンスとブランディングについて、以下の改善を行いました。
- ワークベンチ全体で、2階層目への移動が常に左パネルからできるようになりました。
- ユースケースをユースケースディレクトリの最上位にピン留めして、すばやくアクセスできるようになりました。
- ユースケースにタグを追加することで、フィルター設定や整理が容易になります。
- ユースケース管理ページでは、コメントや説明を追加したり、タグやユーザーを管理したり、バリュートラッカーやリスク評価・管理ツールにアクセスしたりすることができます。
- 新たな全画面のリーダーボードにより、さらに多くの情報を表示できるようになりました。
- DataRobotの新しいブランディングを反映し、アクセシビリティのベストプラクティスにより適切に従うように、アプリのカラーパレットを変更しました。
動画:NextGen UI/UXの改善
NextGenがデフォルトのインターフェイスに¶
特定のアセットへのパスを指定せずにDataRobotアプリケーションのホームページを開くと、NextGenのホームページが表示されるようになりました。 デフォルトのホームページはユーザー設定で指定できます。また、いつでも設定ドロップダウンからDataRobot Classicに戻ることができます。

ユースケースでの価値の追跡とリスク評価¶
このリリースでは、ユースケースのユースケース管理タイル内にバリュートラッカータブとリスクタブが導入されています。
バリュートラッカーでは、ユースケースで達成したいことを指定できます。 予期する値を定義し、リアルタイムで受け取る実測値を追跡することで結果を測定できます。 また、バリュートラッカーでは、ユースケースツールを使用して、目標の達成や他のユーザーとの共同作業に使用する各種DataRobotアセットを収集することもできます。

リスクタブでは、ユースケースに対する潜在的なリスクを特定し、DataRobotのリスク管理ツールを使用して、それらのリスクに対処し、軽減する方法を決定できます。 リスクには、法律、運用、ITセキュリティ、戦略、バイアスと公平性など、ユースケースに影響を与える可能性のあるすべてのものが含まれます。 リスクは常に変化するため、リスク評価の更新や作成を定期的に行う必要があります。

ショートカットを使用したNextGen内の移動¶
キーボードショートカットを使って、NextGenプラットフォーム内を移動できるようになりました。 ショートカットメニューを開くには:
- キーボードでCmd+Kを押します。
- ユーザー設定に移動し、ナビゲーションのショートカットを選択します。

特定のショートカットを見つけるには、上部の検索バーを使用します。 ナビゲーションショートカットは、メニューが開いているときだけ実行できます。
DataRobotでPostgresSQL 14のサポートを開始¶
DataRobotではPostgresSQLバージョン14.0をサポートするようになりました。バージョン12.0から14.0へのアップグレードの詳細については、管理およびインストールガイドを参照してください。
管理¶
シートライセンス¶
管理者は、ユーザーのアクセス権を一度に1つずつ設定するのではなく、ユーザーアカウントにシートライセンスを割り当てることで、ユーザーのアクセス権を管理できるようになりました。 これにより、管理者はデプロイにアクセスできるユーザーの数をより細かく制御したり、各ユーザーに必要なアクセスレベルを微調整したりできます。
詳細については、シートライセンスの設定と割り当てに関するドキュメントを参照してください。
記載されている製品名および会社名は、各社の商標または登録商標です。 製品名または会社名の使用は、それらとの提携やそれらによる推奨を意味するものではありません。