2023年9月¶
2023年9月27日
今回のデプロイにより、DataRobotのAIプラットフォームには、以下の一般提供およびプレビューの新機能が提供されました。 リリースセンターからは、次のものにもアクセスできます。
注目の新機能¶
複数のエクスペリメントのモデルを単一のビューで比較¶
機械学習でビジネス問題を解決することは反復的なプロセスであり、アイデアをテストして仮定を確認するために多くのエクスペリメントを実行する必要があります。 反復プロセスを簡素化するために、ワークベンチではモデル比較が導入されています。これは、単一のユースケース内の任意の数のエクスペリメントから最大3つのモデルを並べて比較できるツールです。 各エクスペリメントを個別に見て、その後の比較のために指標を記録する必要がなくなり、単一のビューですべてのエクスペリメントのモデルを比較できるようになりました。
比較リーダーボードは、ワークベンチ内の任意のプロジェクトからアクセスできます。 フィルターを使用して、モデルの検索と選択、さまざまなインサイトでのモデルの比較、選択したモデルのメタデータの表示と比較を容易に行うことができます。 比較タブはプレビュー機能で、デフォルトではオンになっています。
以下の動画では、比較機能の概要を簡単に説明します。
デフォルトではオンの機能フラグ:ユースケースでリーダーボードモデルの比較を有効にする
プレビュー機能のドキュメントをご覧ください。
動画:モデル比較
新しいGoogle BigQueryコネクターを追加¶
新しいBigQueryコネクターがDataRobotで一般提供されるようになりました。 このコネクターでは、パフォーマンスの向上とサービスアカウントの認証に加えて、ワークベンチでのBigQueryのサポートを有効にし、次のことが可能になります。
- データ接続を作成して設定。
- BigQueryデータセットをユースケースに追加。
- BigQueryのデータセットをラングリングし、BigQueryにレシピをパブリッシュして、データレジストリで出力をマテリアライズ。
動画:Google BigQueryコネクター
9月リリース¶
次の表は、新機能の一覧です。
目的別にグループ化された機能
| 名前 | 一般提供 | プレビュー |
|---|---|---|
| データ | ||
| 新しいGoogle BigQueryコネクターを追加 | ✔ | |
| Google BigQueryでワークベンチのデータセットをマテリアライズ | ✔ | |
| Azure DatabricksのサポートをDataRobotに追加 | ✔ | |
| モデリング | ||
| 複数のエクスペリメントのモデルを単一のビューで比較 | ✔ | |
| ワークベンチの時間認識機能を拡張し、時系列モデリングをサポート | ✔ | |
| 期間精度をワークベンチとDataRobot Classicで一般提供 | ✔ | |
| ワークベンチのリーダーボードにデータタブと特徴量セットタブを追加 | ✔ | |
| アプリケーション | ||
| ワークベンチのAIアプリでWhat-Ifと最適化を提供 | ✔ | |
| 予測とMLOps | ||
| 予測および監視ジョブ定義へのアクセスを拡張 | ✔ | |
| デプロイのリアルタイム通知 | ✔ | |
| モデルレジストリのカスタムジョブ | ✔ | |
| ホストされたカスタム指標 | ✔ | |
一般提供¶
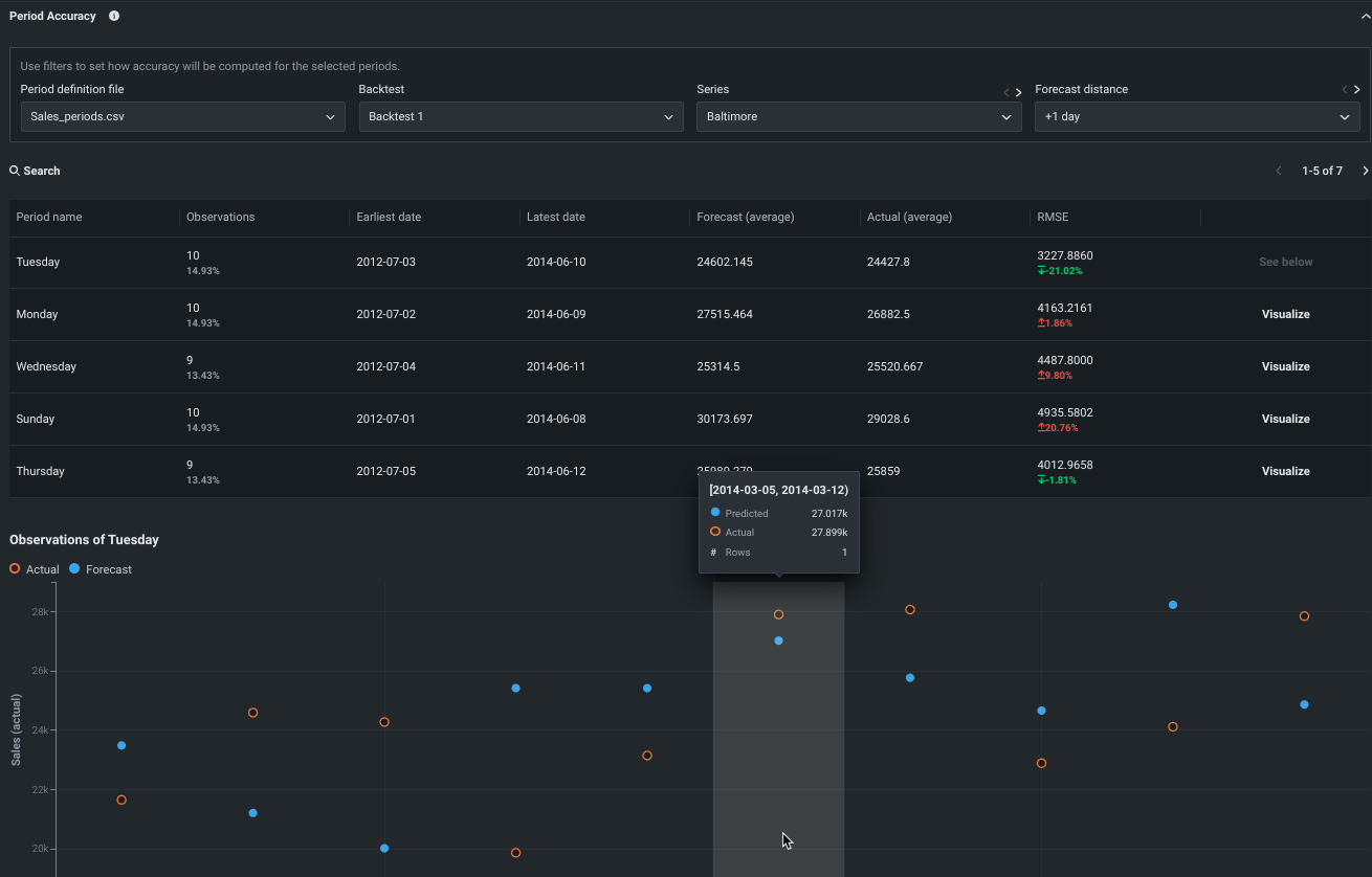
期間精度をワークベンチとDataRobot Classicで一般提供¶
期間の精度は、データセット内の期間を定義し、その指標スコアをモデル全体の指標スコアと比較できるインサイトです。 すべての時系列プロジェクトで一般提供されるようになりました。 DataRobot Classicでは、特徴量は評価 > 期間精度タブにあります。 ワークベンチの場合、インサイトはエクスペリメント情報の下にあります。 インサイトは、 時間認識エクスペリメントでも使用できます

予測および監視ジョブ定義へのアクセスを拡張¶
このリリースでは、デプロイ権限に合わせて、 予測および 監視ジョブのロールベースのアクセス制御(RBAC)が拡張されています。 以前は、デプロイをユーザー間で共有する場合、ジョブ定義とバッチジョブはデプロイと一緒に共有されませんでした。 この更新により、 ユーザー ロールは、共有するデプロイに関連付けられた予測および監視ジョブ定義への読み取りアクセス権を取得します。 オーナー ロールは、共有するデプロイに関連付けられた予測および監視ジョブ定義への読み取り/書き込みアクセス権を取得します。 デプロイの ユーザー と _オーナー_の機能の詳細については、 ロールと権限のドキュメントを参照してください。 共有されたジョブ定義は独自のジョブ定義と一緒に表示されますが、AIカタログの予測ソースまたは予測先に関連付けられた資格情報にアクセスできない場合、接続の詳細は[編集]されます。

詳細については、 共有された予測ジョブ定義および 共有された監視ジョブ定義のドキュメントを参照してください。
プレビュー¶
Google BigQueryでワークベンチのデータセットをマテリアライズ¶
プレビュー版の機能です。BigQueryだけでなくデータレジストリでも、ラングリングされたデータセットをマテリアライズできます。 このオプションを有効にするには、ワークベンチでBigQueryデータセットをラングリングし、パブリッシュをクリックして、パブリッシュ設定モーダルでBigQueryにパブリッシュを選択します。
この機能を使用するには、BigQueryへの新しい接続を確立する必要があることに注意してください。
プレビュー機能のドキュメントをご覧ください。
デフォルトではオンの機能フラグ:
- ワークベンチでBigQueryのソース内マテリアライズを有効にする
- ワークベンチで動的データセットを有効にする
Azure DatabricksのサポートをDataRobotに追加¶
Azure DatabricksのサポートがDataRobot Classicとワークベンチの両方に追加され、以下のことが可能になります。
- データ接続を作成して設定する。
- Azure Databricksデータセットを追加。
プレビュー機能のドキュメントをご覧ください。
デフォルトではオフの機能フラグ:Databricksドライバーを有効化
ワークベンチの時間認識機能を拡張し、時系列モデリングをサポート¶
このデプロイでは、DataRobotユーザーは日付/時刻のパーティショニングを使用して、時系列ベースのエクスペリメントを構築できるようになりました。 時系列の設定、モデリング、インサイトのサポートにより、日付/時刻のパーティショニングが拡張され、予報機能をワークベンチにもたらします。 グラフィカルな表示によるシンプルなウィンドウ設定モーダルなど、大幅に効率化されたワークフローにより、ワークベンチのユーザーは時系列エクスペリメントを簡単に設定できます。

モデリング後は、バックテストのサマリーとパーティションログを提供するエクスペリメントのサマリーデータだけでなく、すべての時系列インサイトが利用可能になります。 補記:
特徴量セットとデータセットビューでは、特徴量の抽出と低減の結果を表示できます。
クイックモードでは、最も重要なブループリントだけがトレーニングされるので、ブループリントリポジトリから、より多くのニッチな時系列モデルまたは長時間実行の時系列モデルを手動で構築できます。
デフォルトではオンの機能フラグ:
- ワークベンチで日付/時刻パーティション(OTV)を有効にする
- 時系列プロジェクトでワークベンチを有効にする
ワークベンチのリーダーボードにデータタブと特徴量セットタブを追加¶
このデプロイでは、リーダーボードに表示されるエクスペリメント情報に2つの新しいタブが追加されました。
-
データタブは、プロジェクトで使用されるデータのサマリー分析を実行します。
-
特徴量セットタブには、エクスペリメント用に構築され、モデルトレーニングに使用できる特徴量セットが一覧表示されます。

デフォルトではオンの機能フラグ:新しいAIアプリの編集モードを有効にする
ワークベンチのAIアプリでWhat-Ifと最適化を提供¶
新しいワークベンチアプリ体験では、シナリオ比較と最適化ツールの両方の機能があるwhat-ifウィジェットと最適化ウィジェットを使用して予測結果を操作できるようになりました。
使用するツールが編集モードで有効になっていることを確認します。 次に、提示をクリックし、すべての行ウィジェットで予測行を選択し、What-Ifと最適化にスクロールダウンします。 ここから、新しいシナリオを作成し、最適化された結果を表示できます。


プレビュー機能のドキュメントをご覧ください。
デフォルトではオンの機能フラグ:新しいAIアプリの編集モードを有効にする
デプロイのリアルタイム通知¶
DataRobotは 通知システムで自動監視を行い、サービスの正常性、データドリフトステータス、モデルの精度、公平性値が組織の許容値から逸脱したときにトリガーされるアラートを設定できます。 プレビュー版の機能です。これらのステータスアラートのリアルタイム通知を有効にすることで、スケジュールされた正常性ステータスの通知を待つことなく、モデルの正常性の変化に組織がすばやく対応できます。

詳しくは、通知に関するドキュメントをご覧ください。
デフォルトではオフの機能フラグ:デプロイのリアルタイム通知を有効にする
モデルレジストリのカスタムジョブ¶
プレビュー機能として、モデルレジストリでカスタムジョブを作成して、モデルとデプロイの自動化(カスタムテストなど)を実装できるようになりました。 各ジョブは自動化されたワークロードとして機能し、終了コードによって正常終了か失敗かが判定されます。 作成したカスタムジョブは、1つ以上のモデルまたはデプロイで実行できます。 カスタムジョブを構築するときに定義する自動ワークロードは、DataRobotのパブリックAPIを使用して予測リクエストの作成、入力の取得、出力の保存を行うことができます。

詳しくはドキュメントをご覧ください。
ホストされたカスタム指標¶
プレビュー版の機能です。組織のカスタム指標を最大5つデプロイに実装できるだけでなく、DataRobot Notebooksを使用してコードをアップロードしてホストし、カスタム指標を他のデプロイに簡単に追加できます。 カスタム指標を設定すると、指標に対するコードを含むノートブックがロードされます。 ノートブックには、1つのカスタム指標セルが含まれています。これは、指標のエクスポート方法と計算方法を定義するPythonコード、スコアリング用のコード、および指標を設定するコードを含む、一意のタイプのノートブックセルです。

詳しくはドキュメントをご覧ください。
記載されている製品名および会社名は、各社の商標または登録商標です。 製品名または会社名の使用は、それらとの提携やそれらによる推奨を意味するものではありません。