Manage key values for custom jobs¶
When you create a job, or after running a job, you can create key values from the Assemble tab, or from a run in the Runs tab. In addition, you can edit or delete existing (user-created) key values. For more information on key values, see the documentation.
Add key values¶
To add a new key value to a custom job:
-
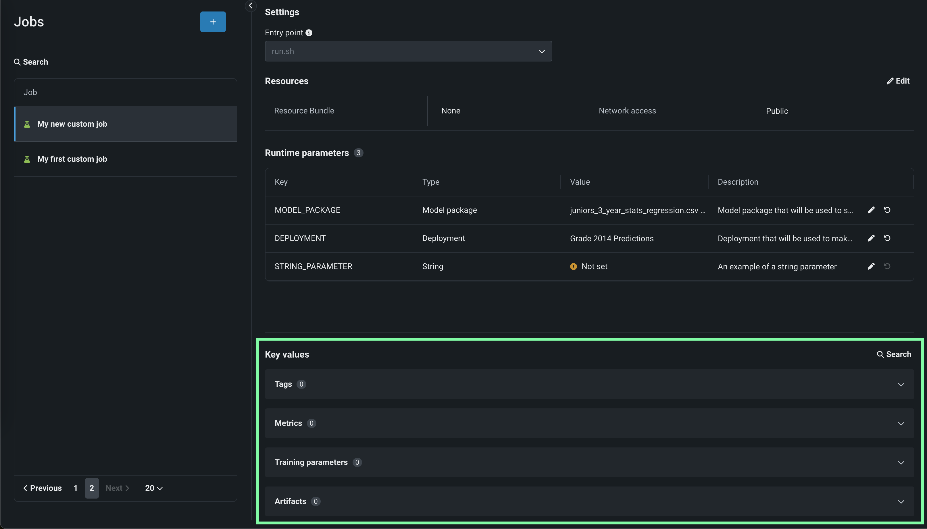
On the Assemble tab for a custom job, navigate down to the Key values section:
Tip
You can also add key values to a run on the Runs tab.
-
Open the group box for a key values category, click + Add (or, if one or more key values exist for that category, click + Add tag, + Add metric, etc.).
-
In the Add key value(s) dialog box, configure the following fields:
Setting Description Category Defaults to the category of the group box where you clicked + Add. Select one of the following categories for the new key value to organize your key values by purpose: - Training parameter
- Metric
- Tag
- Artifact
Value type Select one of the following value types for the new key value: - String
- Numeric
- Boolean
- URL
- JSON
- YAML
Name Enter a descriptive name for the key in the key-value pair. Value If you selected one of the following value types, enter the appropriate data: - String: Enter any string up to 4 KB.
- Numeric: Enter an integer or floating-point number.
- Boolean: Select True or False.
- URL: A URL in the format
scheme://location; for example,https://example.com. DataRobot does not fetch the URL or provide a link to this URL in the user interface; however, in a downloaded compliance document, the URL may appear as a link. - JSON: Enter or upload JSON as a string. This JSON must parse correctly; otherwise, DataRobot won't accept it.
- YAML: Enter or upload YAML as a string. DataRobot does not validate this YAML.
Description (Optional) Enter a description of the key value's purpose. -
Click Add to save the key value. The new key appears in the list for the selected Category.
Edit or delete key values¶
To edit or delete added, copied, or imported key values:
-
On the Assemble tab for a custom job, navigate to down to the Key values section.
Tip
You can also manage key values for a run on the Runs tab.
-
Open the group box for a key values category, and do either of the following:
-
Click Search to locate the key value you want to edit or delete.
-
Browse the Tags, Metrics, Training parameters, and Artifacts sections to locate editable key values.
-
-
For key values you've created, you can click the edit icon and delete icon:



