ワークフローのデプロイ¶
エージェントワークフローのカスタムモデルをエージェントのプレイグラウンドに接続し、ワークフローを比較およびテストして、必要な変更を加えたら、運用準備が整ったエージェントワークフローをコンソールにデプロイするために登録できます。
エージェントのワークフローを登録¶
エージェントのプレイグラウンドで試して、本番環境で利用可能なエージェントワークフローを構築したら、コンソールへのデプロイの準備として、レジストリワークショップにカスタムエージェントワークフローを登録します。
エージェントのプレイグラウンドからエージェントのワークフローを登録するには:
-
エージェントのプレイグラウンドから、比較チャットまたはシングルエージェントチャットで登録オプションを見つけます。
エージェントのワークフローが、レジストリのワークショップで開きます。
-
ワークショップでは、以下のセクションを参照して、エージェントのワークフローが正しく構築されていることを確認します。
LLM Gatewayアクセスのランタイムパラメーター要件
エージェントのワークフローでLLM Gatewayを使用するには、
model-metadata.yamlファイルにENABLE_LLM_GATEWAY_INFERENCEランタイムパラメーターを指定し、trueに設定する必要があります。 -
(オプション)ワークフローをテストをクリックして、テストデータセットを指定し、チャットやスコアフックを使用してエージェントワークフローの回答をテストします。
-
ワークフローの登録をクリックして、ワークフローの登録ページを開きます。 ワークフローの設定では、ターゲットは登録するワークフローに基づいて設定され、ターゲットタイプはエージェントのワークフローに設定されます。 次のいずれかの登録オプションを選択します。
-
既存の登録ワークフローにバージョンを追加:バージョン番号を増分し、選択した登録済みワークフローに新しいバージョンを追加します。
-
新しい登録ワークフローを作成:登録済みワークフローと最初のバージョン(V1)を作成します。
そして、次のフィールドを設定します。
フィールド 説明 登録モデルの名前/登録済みのモデル 以下のいずれかを実行します。 - 登録モデルの名前:新しいワークフローを登録するときは、その新規登録ワークフローに一意でわかりやすい名前を入力します。 組織内のどこかに存在する名前を選択すると、警告が表示されます。
- 登録済みのモデル:既存のワークフローのバージョンとして保存する場合、新しいバージョンを追加する既存の登録済みワークフローを選択します。
登録バージョンの名前 ワークフロー名、日付、時刻が自動的に入力されます。 必要に応じて名前を変更または修正します。 登録済みのバージョン 自動的に割り当て済み。 作成するバージョンの予想バージョン番号(V1, V2, V3など)が表示されます。 新しいモデルとして登録を選択すると、これは常にV1になります。 オプション設定 登録バージョンの説明 このワークフローが解決するビジネス上の問題、またはより一般的に、このバージョンで表されるワークフローについて説明します。 タグ + タグを追加をクリックし、ワークフローのバージョンにタグ付けするキーと値のペアごとにキーと値を入力します。 新しいワークフローの登録時に追加されたタグは、V1に適用されます。 備考
このページでキャンセルをクリックしてレジストリに戻ると、このページの設定での進行状況は失われます。
-
-
ワークフローの登録をクリックします。
エージェントワークフローのバージョンが、レジストリ > モデルページに構築中状態で開きます。
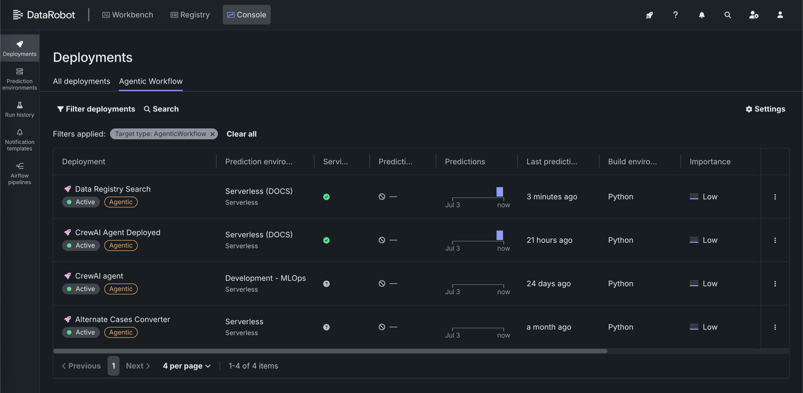
エージェントのワークフローをデプロイ¶
エージェントのワークフローが登録されると(レジストリの「モデル」タイルに表示されます)、他のモデルタイプと同様にコンソールにデプロイして、DataRobotの監視機能を利用できるようになります。
レジストリからエージェントのワークフローをデプロイするには:
-
レジストリ > モデルページで、登録済みのエージェントワークフローがまだ開いていない場合は、エージェントのワークフロータブをクリックし、デプロイするワークフローを見つけます。
-
エージェントのワークフローをクリックして開きます。 ステータスバッジ デプロイの準備ができましたが表示されている場合は、デプロイをクリックします。
-
エージェントのワークフローでデプロイ設定を行います。 特に、以下のセクションを確認してください。
- 予測履歴とサービスの正常性:目的のDataRobotサーバーレス予測環境が選択されていることを確認します。 このデプロイタイプでは、サーバーレス環境のみを選択できます。
- データ探索:データの探索と分析のために予測行ごとの履歴保存が有効になっていることを確認します。
- カスタム指標:デプロイでカスタム指標を有効にするには、予測行で関連付けIDの自動生成が有効になっていることと、関連付けID用の特徴量名が指定されていることを確認します。
- ランタイムパラメーター:エージェントのワークフローを構築中に指定されたランタイムパラメーターが正しいことを確認し、必要に応じて編集します。
デプロイ後の設定
これらの設定は、ワークフローのデプロイ後に行うことができます。ただし、ランタイムパラメーターなどの一部の設定では、デプロイを一時的に非アクティブ化する必要があります。
-
デプロイ設定を行ったら、モデルをデプロイをクリックします。
デプロイを作成していますダイアログボックスが表示されます。 デプロイの作成を待つか、デプロイに戻るをクリックしてコンソールを開きます。
コンソールのデプロイページで、エージェントのワークフロータブをクリックし、エージェントワークフローのデプロイのリストを表示します。
A fully configured agentic workflow deployment has access to the following Console features:
| 特徴量 | 説明 |
|---|---|
| 概要 | |
| 概要 | Review deployment details, lineage, tags, runtime parameters, and—when guardrails are configured—evaluation and moderation summary information. |
| モニタリング | |
| サービスの正常性 | モデル固有のデプロイのレイテンシー、スループット、および誤差率の追跡。 |
| 使用状況 | 予測処理の進捗を追跡して、精度、データドリフト、時間経過に伴う予測の分析に使用します。 For agentic workflow deployments, includes quota usage monitoring segmented by user or agent. |
| カスタム指標 | カスタムビジネスまたはパフォーマンス指標を作成して監視するか、既成の指標を追加します。 When you configure evaluation and moderation for the workflow, guard metrics (for example, guard latency and blocked counts) are reported here. |
| データ探索 | Explore and export stored prediction data, actuals, and training data; assess response quality; and use Tracing to inspect agent traces and timelines. |
| デプロイレポート | 即座に、またはスケジュールに従ってレポートを生成し、モデルのオーナー、モデルの構築方法、モデル年齢、信頼性の監視ステータスなどのデプロイの詳細を要約します。 |
| リソース監視 | Monitor CPU, memory, and replica utilization for the serverless deployment. |
| OTel指標 | Visualize OpenTelemetry metrics from your application alongside DataRobot native metrics. |
| 予測 | |
| 予測API | Use downloadable snippets to call the deployment's prediction and chat completion APIs from your application (including real-time scoring integrations). |
| アクティビティログ | |
| 標準出力 | View runtime logs from the custom model container to debug scoring and request failures. |
| ログ | View OpenTelemetry log events for troubleshooting and deeper analysis (span-related logs can also be filtered from Data exploration). |
| モデレーション | When evaluation and moderation guardrails are enabled, review guard-related events to diagnose blocked requests and guard failures. |







