View and manage a custom job's environment¶
When you create a custom job, you select a custom execution environment containing the packages required by the custom job, in addition to any additional language and system libraries. After you assemble a custom job and create one or more job versions, you can change the selected environment, update the environment version, or view the environment information.
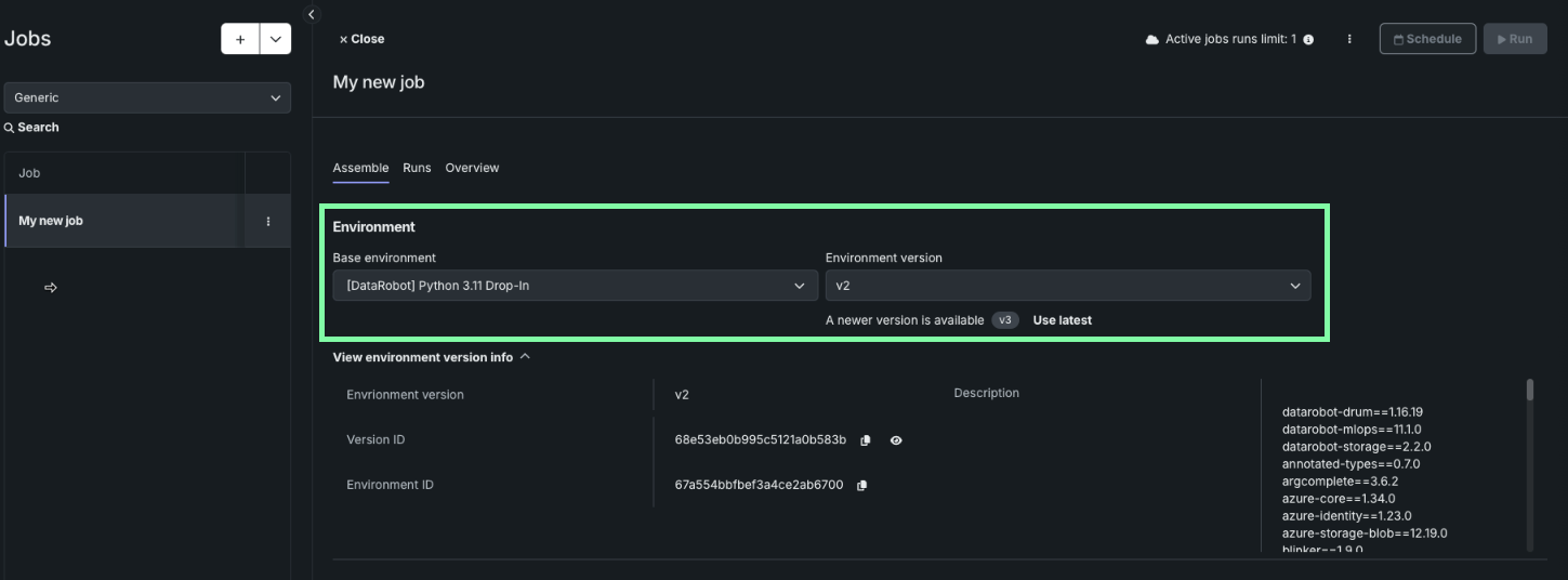
Update the environment version for a custom job version¶
For the job and version you want update, on the Assemble tab, navigate to the Environment section. You can select a job environment and environment version from the Base environment and Environment version dropdowns:
If a newer version of the environment is available, a notification appears, and you can click Use latest to update the custom job to use the most recent version with a successful build.
View environment version information¶
To view more information about the custom job's current environment version, click View environment version info to view the Environment version, Version ID, Environment ID, and Description.

