OTel指標¶
OTel指標タブでは、デプロイ向けに包括的なOpenTelemetry(OTel)指標監視機能を提供します。この機能により、アプリケーションやエージェントワークフローからの外部指標とDataRobotのネイティブ指標を、サードパーティのオブザーバビリティツールへエクスポート可能なOTel準拠形式で可視化し、一元的なオブザーバビリティを実現します。
アクセスと保持
OTel指標は、すべてのデプロイおよびターゲットタイプで利用可能です。 デプロイでオーナーロールとユーザーロールを持つユーザーのみが、これらの指標を表示および設定できます。 指標データは30日間保持され、その後自動的に削除されます。
デプロイのOTel指標にアクセスするには、デプロイタブでデプロイを検索してクリックし、モニタリングタブ、OTel指標の順にクリックします。
OTel指標を選択¶
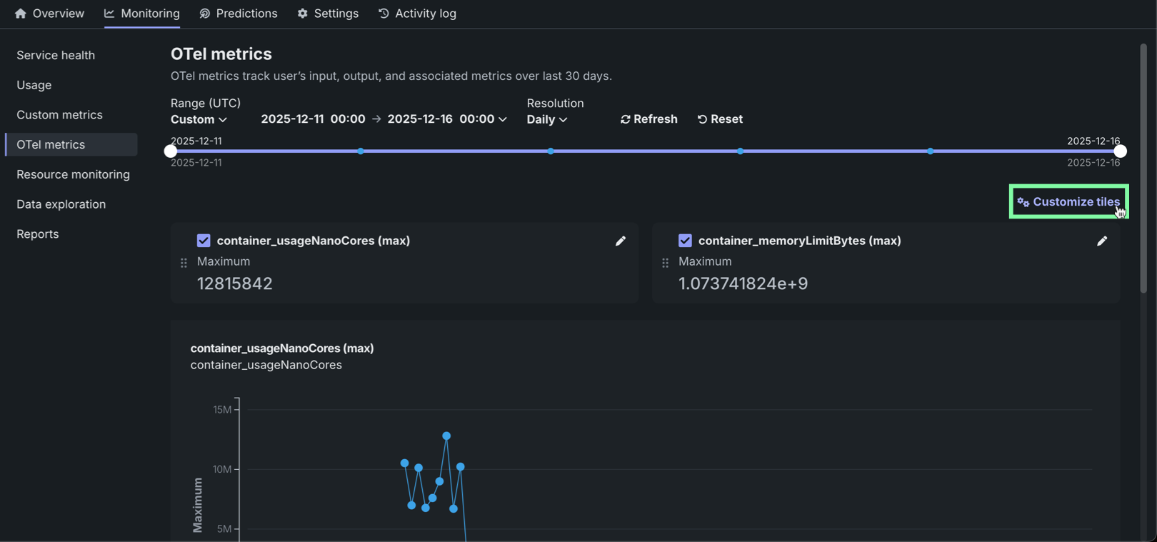
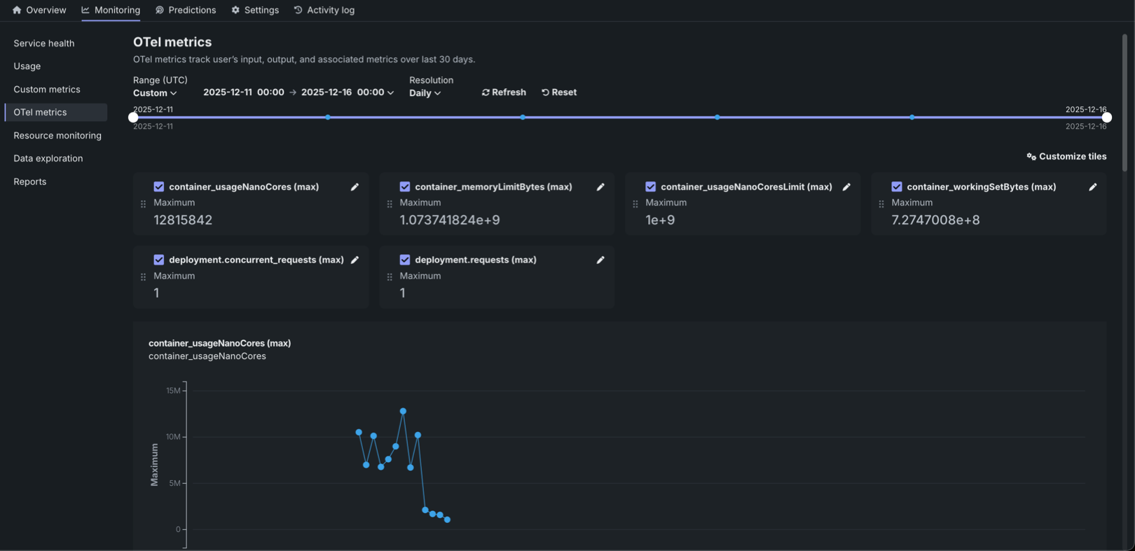
OTel指標タブには、最大50個の指標を表示できます。 カスタマイズダイアログボックスには、使用可能なすべての指標が表示され、指標名による検索がサポートされています。 このリストから、ダッシュボードで最も重要な指標を選択します。
OTel指標を選択するには:
-
モニタリング > OTel指標タブで、+ OTel指標を選択(または、指標がすでに追加されている場合は タイルをカスタマイズ)をクリックします。
-
タイルをカスタマイズダイアログボックスの指標リストで、次のいずれかを実行します。
-
ドロップダウンリストから指標を選択します。
-
指標を検索します。
-
デプロイで使用可能な指標に関連付けられた一意の名前を入力します。 この指標のデータが表示されると、指標値がダッシュボードに入力されます。
-
-
さらに指標を追加するには、+ 別の指標を追加をクリックし、上記の手順を繰り返します。 デプロイで表示するOTel指標を50個まで選択します。
指標の削除と並べ替え
上矢印 および下矢印 アイコンをクリックすると、ダッシュボード上の指標を並べ替えることができます。 削除アイコン をクリックすると、ダッシュボードから指標を削除できます。
-
保存をクリックして、OTel指標ダッシュボードの設定を更新し、可視化された指標を確認します。
サポートされている時間単位の設定
OTel指標の可視化でサポートされている時間単位の設定は、分、時、または日です。
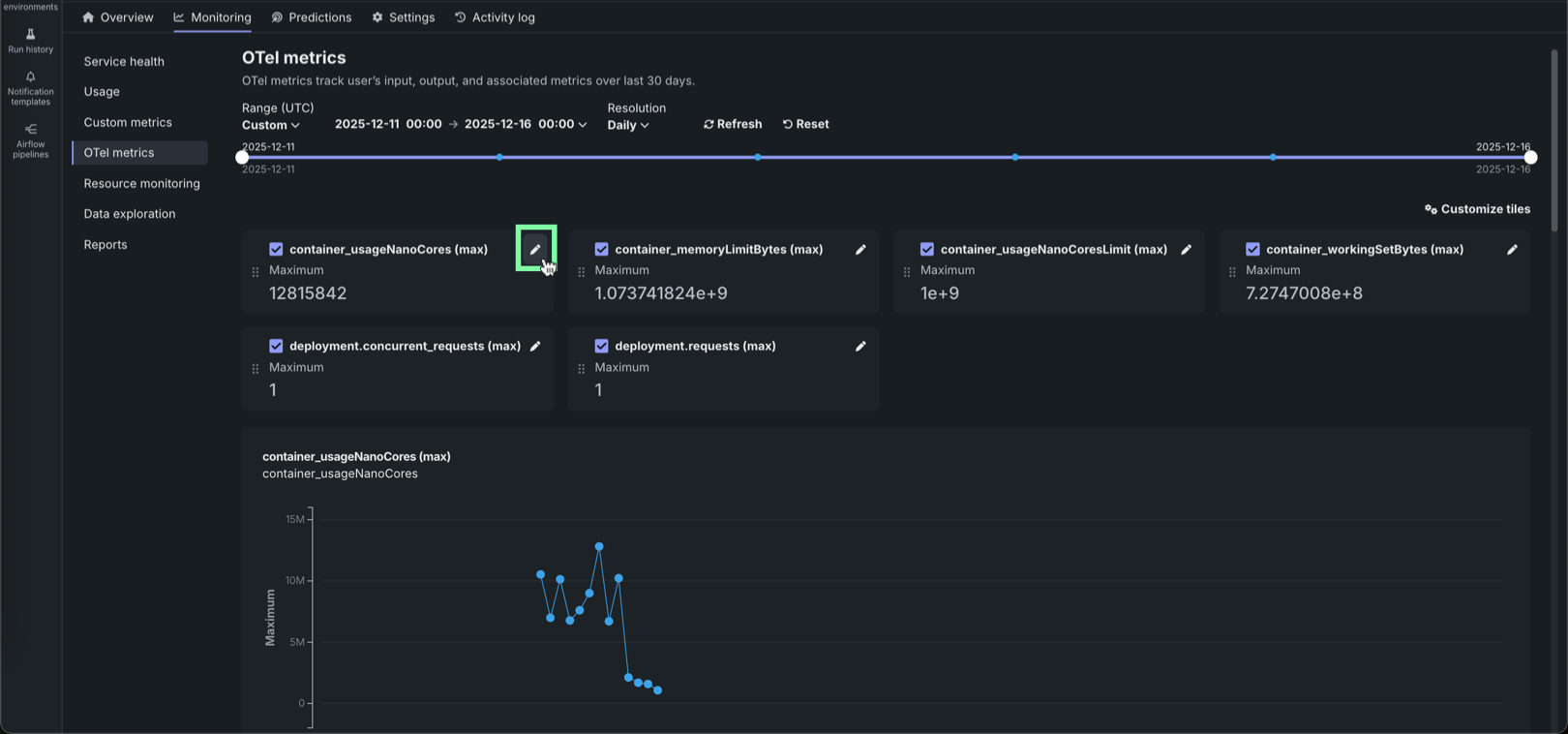
OTel指標の編集¶
OTel指標タブでは、監視ダッシュボードでの個々の指標の表示方法や集計方法をカスタマイズすることが可能です。 監視する指標を選択したら、表示名の編集、集計方法の選択、トレンドチャートとサマリー値の切り替えを行って、表示を微調整します。
OTel指標を編集するには:
-
指標がすでに追加されているモニタリング > OTel指標タブで、タイルの右上隅にある編集アイコン をクリックします。
-
指標を編集ダイアログボックスで、以下の設定を行います。
設定 説明 表示名 ダッシュボードのタイルとチャートに表示される名前を定義します。 元の名前は、キー名、または監視対象システムで定義された名前として保持されます。 集計タイプ 指定された期間にわたってOTel指標のデータポイントを集計するための数学的方法を設定します。 The default aggregation depends on the metric type: Histogram (default for histograms) or Average (default for counters/gauges). Available aggregation methods: - Histogram: Displays the distribution of values as a histogram.
- Percentile: Calculates percentile values from the metric data.
- Average: The average of all reported values for the metric within the time period.
- Sum: The total of all reported values for the metric within the time period.
- Minimum: The lowest value reported for the metric within the time period.
- Maximum: The highest value reported for the metric within the time period.
パーセンタイル (Available when Histogram or Percentile aggregation type is selected) Specifies the percentile value to calculate, ranging from 0 to 1. The default value is 0.5 (50th percentile). 時系列の指標値を表示 OTel指標の表示を、トレンド分析用の「時間の経過」チャートと、一目で把握できるサマリー用の単一の集計数値の間で切り替えます。 この設定が無効の場合、チャートは表示できません。 -
新しい指標設定を保存するには、編集をクリックします。







